Ubiquiti Flex Mini 2.5G Performance
We started our 2.5GbE switch series years ago, and so we want to maintain some consistency with the legacy networking reviews. Starting off, here is our legacy iperf3 testing:

That is about what we would expect from this and other switches in this class. On the switch side, this is generally what we would want to see just passing raw traffic across the ports.
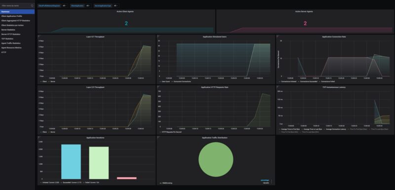
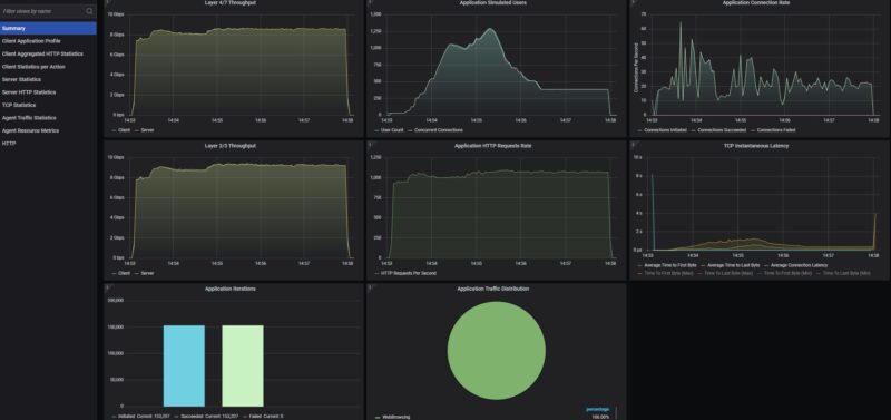
As a fun one, our new KeySight CyPerf tool we did not have setup for doing an odd number of ports. Still, we originally thought that something was wrong with our more normal four-port setup because it would go 20+ seconds before passing traffic. The links on the test tool are up, but the IP information comes in later when we run the tool. After 20 seconds, we would abort and try troubleshooting. Here is what that looked like:

Here is what that looks like on a 5-minute run with the start slightly delayed. The main charts we are looking at are the top two left charts but you can also see the connection failures on the top right chart.

That might sound strange as to why we thought that was an anomaly. Just for some comparison, here is the Hasivo S600-5GT 5-Port PoE 2.5GbE Switch being run back-to-back. We took out the cables and swapped switches back-to-back to make these charts.

This was not a one-off either. We tried a handful of other 5-port switches, and three different USW-Flex-2.5G-5 units, multiple runs, and the same pattern happened. Usually, we would disregard the ramp-up time. This one just kept showing up, and it did not on the other 5-port 2.5GbE units. I do not think this is an example of a practical issue users will face, but it was just interesting, and it was worth investigating since you might wonder what that long pause is in the charts.
Ubiquiti Flex Mini 2.5G Management
On the management side, this is a bit different. Some of the low-end switches we look at have their own management interface. Unmanaged switches typically you do not log into to manage. Unlike either of those solutions, the Flex Mini 2.5G is managed via the UniFi controllers. So the first step is plugging the unit in, and then from the UniFi controller you are prompted to adopt it.

Once it is adopted, you can see it with other devices.

You can set up ports, VLANs, see traffic, and so forth once it hits the UniFi controller.

If you already have a UniFi setup, then this is useful. If you want a simple unmanaged switch or one that you can manage directly, then you would want local management.
Ubiquiti Flex Mini 2.5G Power Consumption
On the power side, we can either use the PoE input or use the included 5W 5V 1A Type-C power adapter.

We got around 1.3W at idle.

Plugging one port in, we saw 2.0W.

As a quick note, we were over 5W at the outlet with all five ports plugged in. There is a difference between outlet power and output power for a power supply, but this is one where it will be running at the higher end of the power range that the adapter offers, even when it is idle, with five ports having active links.
Final Words
For $49, this is the 5-port 2.5GbE switch for most folks who already have a Ubiquiti setup. If you were using that UCG-Fiber and then wanted to power a few more ports off of the PoE port, that would be a great use case. The fact that it offers UniFi integration, as well as the option to power either over Type-C or PoE, makes it highly flexible.

One of the hottest 5-port 2.5GbE switches right now is the BrosTrend unit that (Amazon Affiliate link) costs the same amount but does not offer those features. Our sense is that the Flex Mini 2.5G is a better buy at the same price. Still, the 4+2 switches use the same Realtek switch chip and can now be found for as little as $29 and are a better buy if you are not UniFi. An example is the MokerLink, which offers more ports (albeit trading one 2.5GbE port for two 10G SFP+ ports) at much lower costs (Amazon Affiliate link). That is why we tend to recommend 4+2 switches over 5-port 2.5GbE switches, as these all appear to be using the same switch chip.

Overall, this is a nice little switch. We would certainly recommend it if you are in the Ubiquiti ecosystem and need only 5 ports and a low-power switch. Ubiquiti has an enormous price gap between this one, which is competitive with the low-cost brands, and the 8+1 in the Flex 2.5G, which costs $110 more. In generic switches, the price differential would push you up to a 4+2 or 8+1, but in Ubiquiti, the pricing makes this a good value.
Where to Buy
You can find these at B&H Photo (Affiliate link.)




Hasn’t this switch been out for years? This is the first genuine review. Good on STH for doing real networking reviews. For $50 nobody else has taken it apart? I’ve seen other “reviews”
When are you firing on FortiNet SonicWall Cisco Palo Alto Juniper and those kinds? I’d like that and more 2.5Gb fanless since there’s new brands. Why not review that Bros one?
Is that an ESP32 in there to the left of the RTL8221B? Seems like an odd choice if you didn’t need WiFI/BT capability, I wonder what it’s used for.
You’ve got to love it when STH reviews gear! I’d be more upset, but this is a cheap a$$ switch. I’m more upset that there’s china sellers on the Zon selling 4 and 2’s for $30 and these are $50 since Zon’s takin a 20% cut too.
Rohit you’ve done not only a great review, but the best ever on this product
I’m more interested in 10G. Ubiquiti has the Flex-10G, which would be great for me to extend 10G to a shed I’d like to convert to a server room, but inexplicably the PoE in port is only 1G
Since it is a small plastic box with no vents, as mentioned, I thought there would be some words about the temperature (in Celsius..).
Great test! Did you reach out to ubiquity about the start-up issues? Did they have anything to say about this. Would it be something that can be solved via firmware update?
So no mention of temperature or load power consumption? :(
I’ve seen other older references saying this does NOT support LAGG, curious if that is that still true or if Ubiquiti maybe added it in an update?
I’ve been searching for a small and affordable 2.5Gb switch with LAGG so I can take the 2.5Gb uplink and aggregate two gigabit links to a 24 port switch to give it effectively 2Gb of available bandwidth. Open to other recommendations if this still doesn’t do LAGG.
So if i understand correctly, they use the plastic housing as a heatsink?
I loved this switch because I could pick it up same day at Microcenter and I expected great things being of the Uniquiti brand (which at first was the case). For a few months, it worked great. I upgraded two of my PCs to 2.5G pci-e NICs and was hitting expected speeds across this switch to speed up intra-network file transfers.
This all changed one day when I found I was unable to remote into one of my PCs. Strangely enough, the switch had no LEDs illuminated. I unplugged the switch for a minute or two then powered it up, seeing no issues and I chalked it up to a “reboot fixing the issue” thing. Strange as I’m using it as a dumb switch, but I was just glad to have it working again. Unfortunately shortly after, I saw the same issue with no LEDs almost as if the power distribution board was having issues. I unplugged all my network cables and plugged just the switch into a completely different outlet on a different circuit and sure enough after a period of time the switch went dead again.
I didn’t think the switch got warmer than one would expect a fanless design to get (I didn’t get an IR reading by any means either), but I am curious if it has anything to do with the fanless design. I have had several fanless stitches with no issues, so I’m going to start the RMA process and see what Ubiquiti comes back with.
@Ben
I think the ESP32 is used for management. The switch chip does not have CPU cores to run a management firmware
Why on earth does Ubnt requires anyone to sign any documents if STH are buying it and testing it out by themselves.
Thank you for confirming the switch chip used. I speculated on this using an RTL8372 back when it was released, but this is the first teardown I’ve seen.
That delay before passing traffic is weird. It’s the first time I’ve heard of it, but perhaps it’s something that only happens when pushing traffic to all ports at the some time or something like that. Interesting none the less.
The language and grammar in the article are atrocious and infantile
Do you have a better photo of the IC closest to the RTL8372N?
It’s not possible to identify it on the pictures.
The RTL8372N has an integraded CPU but from what I hear the Realtek SDK is very limited, apparently you’re limited to only modify the branding, etc. of the standard realtek webinterface (no custom code possible).
To make their controller magic happen most likey they used the second 10G serdes to connect to the ESP32 which then controlls the RTL8372N via it’s I2C interface.
Since Ubiquiti released the Flex Utility Pro outdoor box and listed pretty much the entire flex line in their compatibility list, I’ve been wondering about how these switches would hold up in outdoor usage. I’m in Florida, and it can easily get well over the listed operating range of this switch (113f) inside an enclosure. Any chance of doing a torture test on some of these?
They do cheap every thing that’s why eol is sooner you finish ticket and billing
I’ve been guessing about this since launch, so this teardown is the first real confirmation I’ve seen.
Is there a cheaper switch with 2.5gbe ports and usb c power? I can’t find any.
I think the 20 second time to send traffic means the switch is doing spanning tree by default, which is good. You can probably turn that off in Unifi or over console. Although the line chips may be the same, the software is a distinguishing factor with ubnt hardware.
Is the Unifi Floating Mount UACC-Switch-FM compatible with this 2.5 Flex Mini?
Link:
https://techspecs.ui.com/unifi/accessories/uacc-switch-fm?subcategory=accessories-installations
Interestingly, there’s actually an ESP32 inside. Since the PCB lacks any Wi-Fi/Bluetooth antennas, it’s likely used solely for management purposes.
This has sparked my interest in reverse-engineering Unifi’s management protocol. You see, some people are DIYing 4×2.5G + 2xSFP+ switches for under $20 in china, while smaller 8xSFP+ switches also only cost around $50 — making them several times cheaper than official Unifi equipment.
Intersed in Unifi Flex 8 PoE or non Poe review as there ara claims that Flex 8 isnt a true 8 port switch but two 4 port switches with shated 10G uplink