HomeUbiquiti Flex Mini 2.5G Review Ubiquiti Does a Cheap 5-port 2.5GbE SwitchHasivo 2.5G 4 Port Keysight CyPerf Bi Directional HTTP Traffic Run 4 Ports

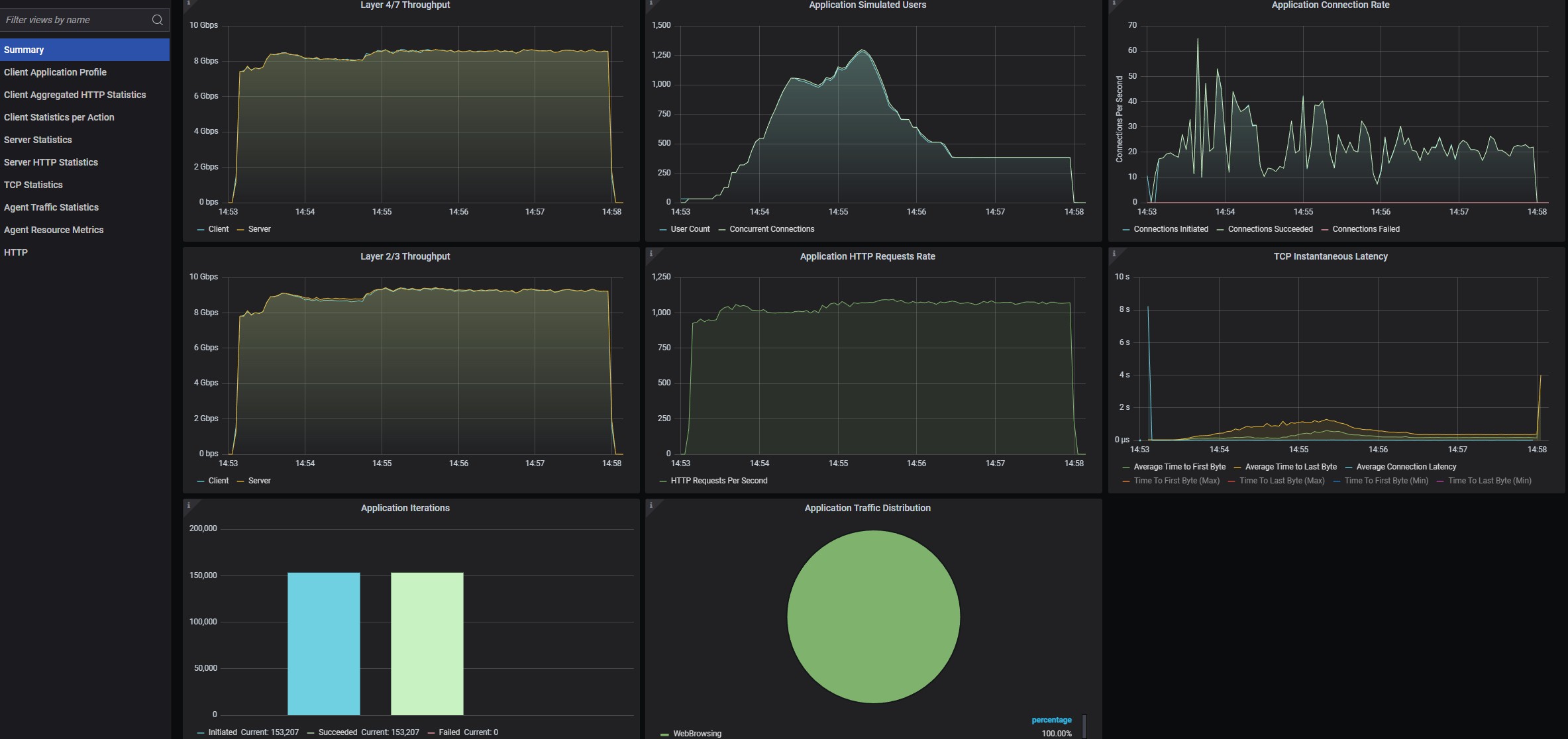
Hasivo 2.5G 4 Port Keysight CyPerf Bi Directional HTTP Traffic Run 4 Ports

Hasivo 2.5G 4 Port Keysight CyPerf Bi Directional HTTP Traffic Run 4 Ports
Hasivo 2.5G 4 Port Keysight CyPerf Bi Directional HTTP Traffic Run 4 Ports
Ubiquiti USW Flex 2.5G 4 Port Keysight CyPerf Bi Directional HTTP Traffic Run 4 Ports
- Advertisment -



Most Read