Ubiquiti Flex 10 GbE USW-Flex-XG Performance
We hooked this up to our iperf3 load generation and saw fairly reasonable performance for this class of device.

That is spot-on what we would expect from this type of switch from this testing. We still wanted more data.
We then connected the switch to our Keysight CyPerf load generation machine, which now has two 800Gbps NICs and another 4x SFP56 NIC, adding a lot of capacity to the system. Since we added additional NICs, we also needed to validate that the existing ports and agents were performing as expected. Since we have several 10Gbase-T ports, we just hooked them up directly to this switch.

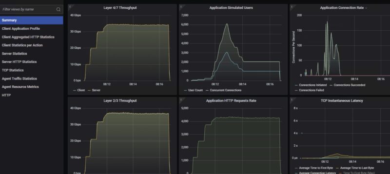
We set 80Gbps as the target speed in CyPerf since we are not using the 1GbE port except for the UniFi management uplink. We saw just under 40Gbps. Just remember that the non-blocking capacity on these 4x 10GbE switches is ~40-41Gbps not 80-82Gbps, so this makes sense. What was also interesting was that, in the steady-state segment, the throughput dipped ever so slightly. We ran this test ten times and kept seeing this slight dip.

One small item we thought was worth showing is that the management interface has some notable latency in reporting the traffic spikes. When you first log in to the UniFi management interface, the view typically shows LAN/WAN traffic. That view completely makes sense, but here we have ~40Gbps running on a switch, and you do not see that until you drill down quite a bit, and the management interface updates. Locally managed switches you log in to, and often see on-device traffic with a small delay.
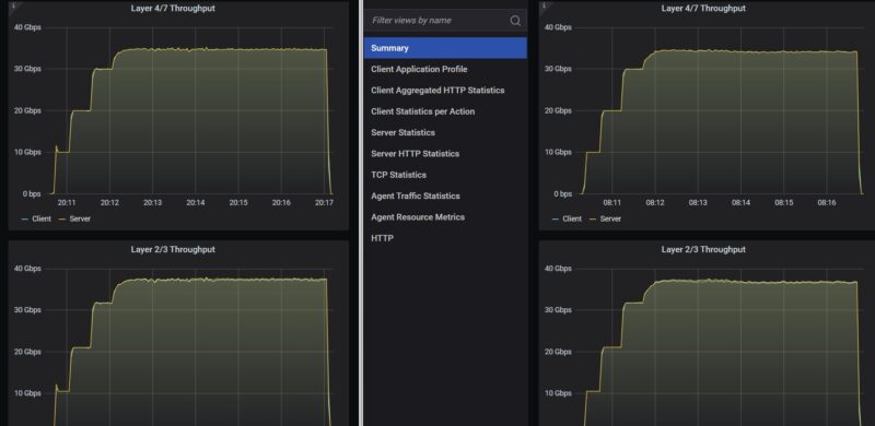
Something else we wondered, given the similarity to the Mikrotik CRS304-4XG-IN, albeit with slightly different chips in the same family, was whether they performed exactly the same. We did the exact same 40Gbps target with 10Gbps step-up targets for the tool, and just tested them back-to-back, and what we saw was really interesting.

Since we let the tool just search for the best throughput it could find, it ended up settling on a higher user/ connection count with the MikroTik over the Ubiquiti, which led to a bit more latency. (Note the last spike at the end of both is due to the tool shutting down.) It is an option in the tool to just let it search for the highest throughput it can. Even with that, the MikroTik was Layer 4/7 traffic at around 34.79Gbps on the MikroTik, and while it got up to around 34.51Gbps on the Ubiquiti, the steady state segment dropped off to around 34.39Gbps.

On the Layter 2/3 side, which is higher of course, MikroTik stayed in a range of 37.5-37.7Gbps, whereas the Ubiquiti fell from 37.4-37.6Gbps to 36.67-37.0Gbps in the steady state segment. You can see from the charts that when you are zoomed out a bit, the results are very close. At the same time, MikroTik had a slight throughput edge.
Ubiquiti Flex 10 GbE USW-Flex-XG Power Consumption
In terms of power consumption, the switch comes with a 5V USB Type-C 25W power adapter and can also be powered via PoE.

As some point of comparison, we saw some great power when this was at idle and not connected to a UniFi controller.

Adding a 10Gbase-T connection was roughly a 3.7W addition.

We hooked this up to UniFi and only connected the 1GbE management port and this was 10.35W on the Ubiquiti USP-PDU-PRO Power Distribution Pro.

Overall, this is not bad, but many will rightly note that SFP+ switches tend to use less power. A maximum in the specs of 25W feels reasonable, although we did not hit that figure.
Final Words
This is a crazy place to end a review. Absent other switches in the market, this would be a great switch for anyone in the UniFi ecosystem. If you have a UniFi environment, adding this USW-Flex-XG is relatively effortless. We can debate the fact that these days, the price per Gbps at almost $7.3 is quite high, but that is a useless comment if you just need a 4-port 10Gbase-T switch. Taking the other view, if you are not in the Ubiquiti ecosystem, the MikroTik CRS304-4XG-IN costs $199 list, but can often be found for under $169 street price, is locally managed without the need for an external controller, and has more built-in features available, performs slightly better, and has more flexibility in terms of power. Beyond MikroTik, there are other lower-cost options with different features from smaller vendors that we will track in The Ultimate Cheap 10GbE Switch Buyers Guide.

I think if you are in the Ubiquiti UniFi ecosystem with a controller already set up and need 10Gbase-T ports, then this is a great switch. If you are not, there are many other options on the market. Our hope is that folks learn a bit from these.
Where to Buy
If you want to support these independent review efforts, you can buy from B&H (affilite link) or elsewhere (here is an Amazon Affilite link, but check the sellers there).



I don’t care if it’s sponsored. If you’re showing us how it works and doing real performance testing instead of all of the AI slop the “influencers” push, I hope Ubiquiti drives a cement truck full of cash and dumps it on you. This is the Lord’s Work – and finally – a balanced review. I don’t need someone just spraying it’s great graffiti out there. STH is the best.
That testing and chip difference is something I’ve never seen before. I’m reading it and wonder if it’s because of the chip or the NOS on each switch. Can you put RouterOS on the Flex XG and test that?
It would have been perfect for my use case, connecting my summer house to the main house with 10G, except for the 1G bottleneck on the PoE in port (the place where the Cat6 lands in that annex does not have a conveniently placed power jack). I ended up using two cheap £30 10GBaseT to SFP+ media converters from AliExpress so I can use my existing Ubiquiti switches with SFP+ ports. Another option is to use the much more capable XG 8 switch, but it’s double the price.
I have a bunch of Flex XG in production. They are pretty good overall, although I have seen a few stop relaying data on a few occasions (my guess is that it overheated but can’t prove that).
The one thing I hate about them, though, is that the time to reboot and come back online is VERY long. Absurdly long in my opinion. It takes more planning on firmware updates than I would like because it is soooo long to reboot.
I ended up using two cheap £30 10GBaseT to SFP+ media converters from AliExpress so I can use my existing Ubiquiti switches with SFP+ ports. Another option is to use the much more capable XG 8 switch, but it’s double the price.
$299 is anything but “low cost,” especially for a 5-port switch. 10G networking is ancient at this point, yet it’s still being sold at absurdly inflated prices. The fact that you can get 25G network cards for nearly the same cost should say something.
Can I just mention that showing two Google AI answers isn’t something I come to any site I trust for. If an author can source and verify what chip is used for something (here, the author found a Reddit post was the actual source for the first answer), or a performance comparison between two models that the reviewer has on hand, it should be research they make to save readers’ time, not asking a low tier LLM and showing its answer (.
I wouldn’t normally be so critical, so apologies for the harsh pushback, but this really stood out as the equivalent of, ‘Here’s what ChatGPT had to say about this product’. The internet is now filled with this already.
LLMs have their place but reviews where the entire value from a reader’s point of view is seeking first-hand/verified facts and benchmarks isn’t where they should be, certainly not as low effort as showing what a Google search AI widget had to say which any user can ask themselves.