HomeUbiquiti Flex 10 GbE USW-Flex-XG Review The Low Cost Ubiquiti 10Gbase-T SwitchUbiquiti USW Flex XG Keysight CyPerf Throughput Performance

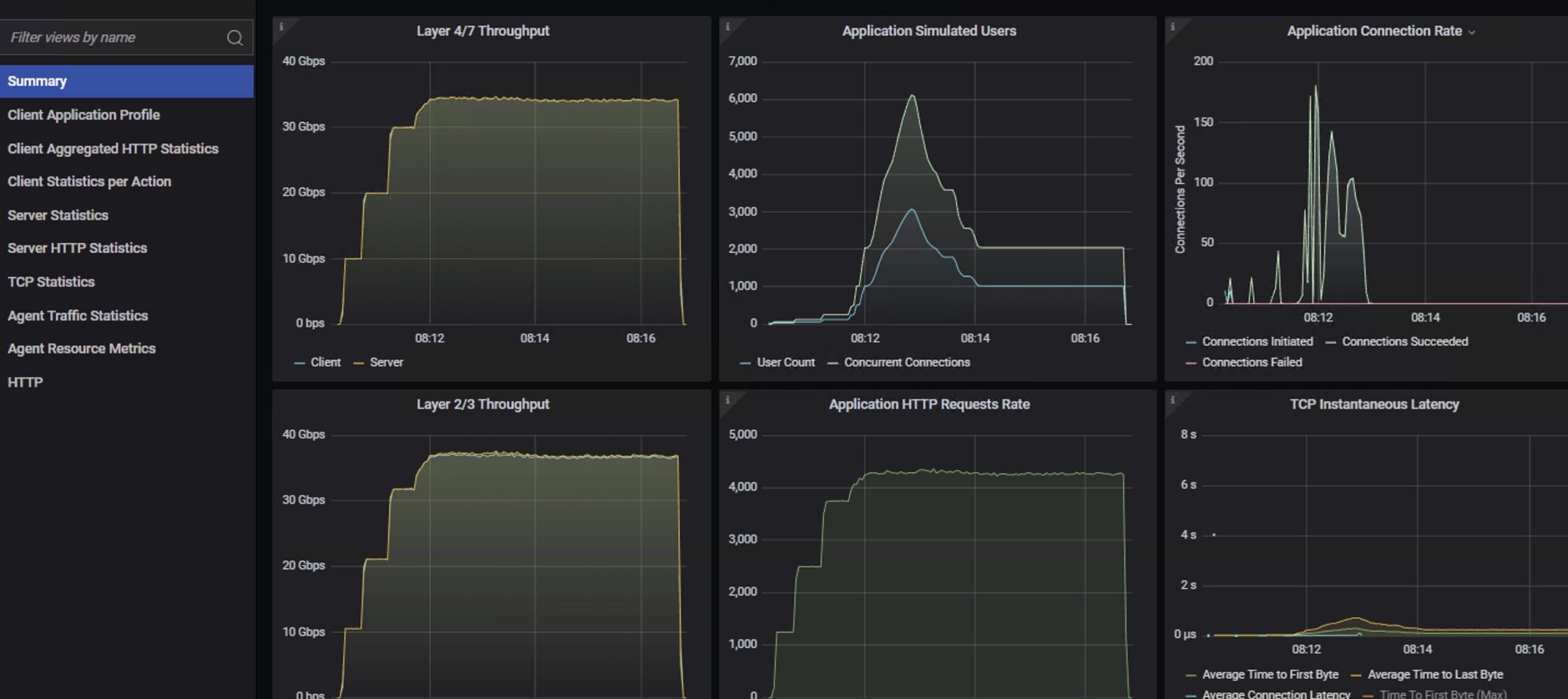
Ubiquiti USW Flex XG Keysight CyPerf Throughput Performance

Ubiquiti Flex XG Management 1
Ubiquiti USW Flex XG Keysight CyPerf Throughput Performance
UniFi Network Flex XG Wall Mounts 1
Ubiquiti USW Flex XG Traffic Monitoring
- Advertisment -



Most Read