Facebook
Linkedin
RSS
TikTok
X
Youtube
Forums
AI
Server
Server Systems
Server CPUs
Accelerators
Server Motherboards
Server Chassis
Other Components
5G Edge
Storage
Networking
Workstation
Workstation Processors
Workstation Motherboards
Software
Operating Systems
Server Applications
Virtualization
Guides
Buyer’s Guides
Tips
Top Hardware Components for TrueNAS / FreeNAS NAS Servers
Top Hardware Components for pfSense Appliances
Top Hardware Components for napp-it and Solarish NAS Servers
Top Picks for Windows Server 2016 Essentials Hardware
The DIY WordPress Hosting Server Hardware Guide
Search
Facebook
Linkedin
RSS
TikTok
X
Youtube
Saturday, April 18, 2026
ServeTheHome News
Storage Reliability
Raid Calculator
RAID Reliability Calculator | Simple MTTDL Model
About
Contact
Editorial and Copyright Policies
AG Substack
AG Reports
Subscribe
ServeTheHome Forums
Sign in
Welcome! Log into your account
your username
your password
Forgot your password? Get help
Privacy Policy
Password recovery
Recover your password
your email
A password will be e-mailed to you.
ServeTheHome
Advertisement
Forums
AI
Server
Server Systems
Server CPUs
Accelerators
Server Motherboards
Server Chassis
Other Components
5G Edge
Storage
Networking
Workstation
Workstation Processors
Workstation Motherboards
Software
Operating Systems
Server Applications
Virtualization
Guides
Buyer’s Guides
Tips
Top Hardware Components for TrueNAS / FreeNAS NAS Servers
Top Hardware Components for pfSense Appliances
Top Hardware Components for napp-it and Solarish NAS Servers
Top Picks for Windows Server 2016 Essentials Hardware
The DIY WordPress Hosting Server Hardware Guide
Home
Ubiquiti Flex 10 GbE USW-Flex-XG Review The Low Cost Ubiquiti 10Gbase-T Switch
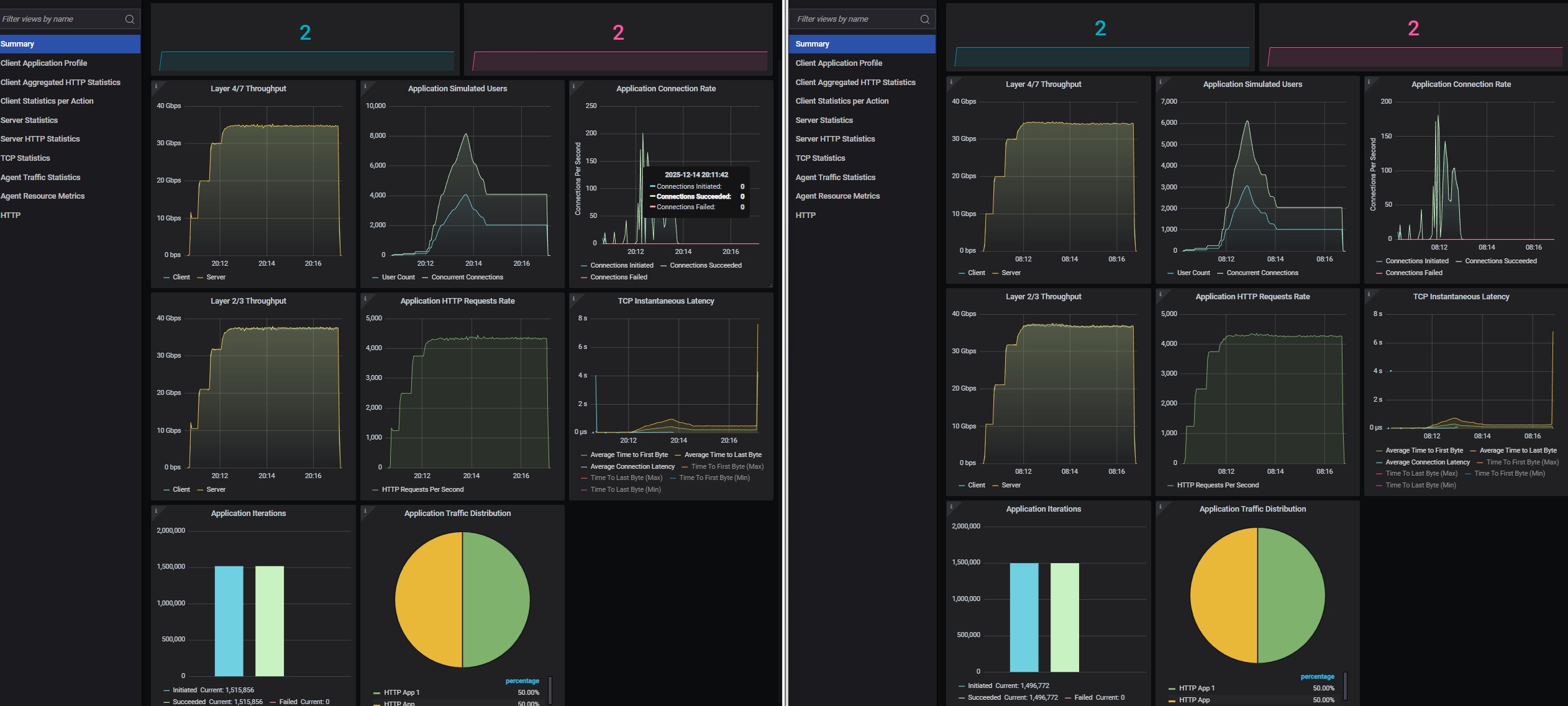
MikroTik CRS304 4XG IN Vs Ubiquiti USW Flex XG Keysight CyPerf Back To Back Testing
MikroTik CRS304 4XG IN Vs Ubiquiti USW Flex XG Keysight CyPerf Back To Back Testing
MikroTik CRS304 4XG IN Vs Ubiquiti USW Flex XG Keysight CyPerf Back To Back Testing
- Advertisment -
Most Read
Arctic Freezer 4U-OneX AmpereOne 4U Cooler Mini-Review
April 18, 2026
Intel Launches Core Series 3 “Wildcat Lake” Mobile Processors for Low-Cost Laptops
April 17, 2026
Supermicro SYS-112D-40C-FN8P Review A 40 Core Intel Xeon 6 SoC Server with 8x 25GbE
April 16, 2026
Lenovo ThinkPad P14s Gen 6 (Intel) Review
April 15, 2026