10GbE in 2026: The Challenges
Perhaps one of the biggest challenges to 10GbE in 2026 is really the efficient use of PCIe lanes. With a PCIe Gen4 x1 link able to handle a 10GbE interface, the lane-to-network bandwidth utilization is well matched. Once we move to PCIe Gen5, each lane can handle a 25GbE link. That may sound trivial at first, but take a step back.

25GbE exists as SFP28, but not much else. It is still generally using NRZ signaling, which does not work super easily with faster PAM4 signaling that higher-end networking is using. It is in a pluggable form factor that takes up more PCB space on motherboards. Perhaps the most impactful challenge is that the cabling options generally do not include the twisted pair cabling found in the walls of many homes and businesses. 25GbE is better for PCIe lane usage, but it is not as good for the biggest driver for 10Gbase-T: Existing wiring.

In data centers, it is really interesting. 10Gbase-T is used as a management interface, often with onboard ports, while higher-end NICs handle data transfer.

For switches, think of what switch vendors are up against. If you have a leading-edge wafer supply and use it for sub-$300 network switches, you will likely be out of work soon, as those nodes are focused on higher-end data center switching or other tiles in AI systems.
That is perhaps the biggest challenge of 2026. At silicon providers, over the last 2-3 years, they have had to review their R&D budgets and decide whether to invest in silicon for AI clusters with an enormous TAM or to focus on driving down the cost of 10GbE devices. It is hard to focus on capturing a smaller market.
Testing 10GbE Devices in 2026: Keysight IxNetwork
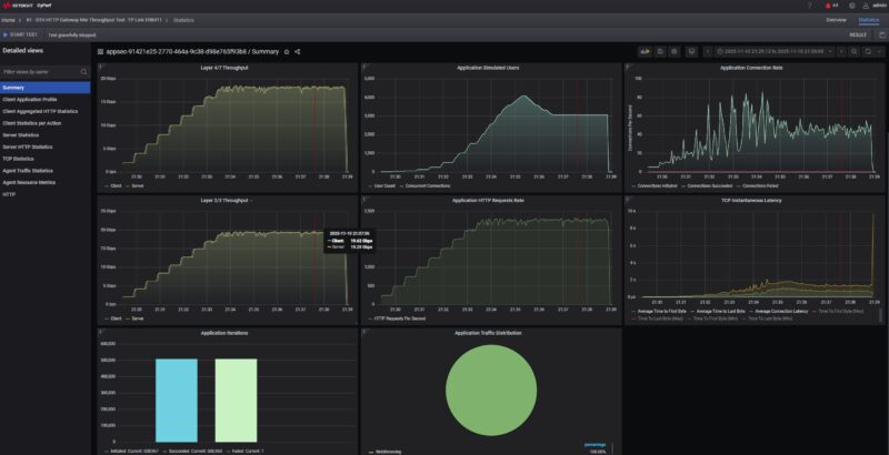
You may have seen this make its way into reviews, but for years, the STH community has told us they want better network testing. At some point, we should probably do an article around our evolution building multi-node iperf3 clusters, a big Dell workstation with Mellanox NICs and Cisco T-Rex, T-Rex on Napatech 100G FPGAs, and so forth. While in Austin, we went as far as buying a used Spirent C100 8x 10G Test Center that is sitting on the shelf with its nostalgic Intel Xeon E5-2687W’s (STH was the first site to look at a system with those in January 2013!) Over the years, we have poured money into developing something better than iperf3, yet we have largely failed.

In 2025, we showed our Keysight CyPerf server based upon a highly customized (down to custom-made cables) Supermicro Hyper 2U server and a pair of Intel Xeon 6980P 128-core CPUs. That means we can generate realistic traffic patterns, but for truly low-level testing, we needed to go one step further.

In 2026, we have added IxNetwork and hardware-based solutions, now with two XGS2 chassis and three line cards. If you have read comments like “you should use Ixia” or “we use Ixia at work” this is often the type of gear that folks are referring to.

We can generate over 1.7Tbps of traffic and should be able to do up to 80 ports of 10GbE or 16 ports of 100GbE or up to 64 ports of 25GbE.

The advantage of this is that we can now do more accurate and lower-level testing. For example, earlier this week, we showed the TRENDnet TL2-F7080, a cheap 8x 10G SFP+ switch doing 80Gbps of L1 traffic passing almost 61Gbps of 64B frames without loss. You sometimes see a random comment saying that a Realtek RTL9303-based switch drops packets at 64B and cannot hit full performance. Now we can test that and show otherwise:

This setup is allowing us to explore if and when switches drop frames. We can also see the theoretical maximum (given overheads) versus what we are actually getting on devices.

Since we have a high-end hardware-based solution, we can also get better latency figures.

At 1GbE, and realistically even with a few ports of 10GbE, this is something that is not too difficult to do these days. When we are pushing 400Gbps, 800Gbps, or more of traffic, that is where these higher-end solutions are going to help.
Folks in the test and measurement industries are probably banging their keyboards right now since CyPerf and IxNetwork have so much more than we are currently using them for. We are spending a lot of time using different devices to profile our testing, and that simply takes time. As a result, you will probably see what we are testing and our methodologies evolve in 2026 on the 10GbE side, and beyond, but just know, we have an absolutely wild setup as part of a project that we started in May of 2025.
Let us know if you would find a deeper dive into the testing equipment and setups interesting. We might do a deep dive on this later in 2026 if there is enough interest.
Final Words
In February 2026, we will do a series on 5GbE networking, as we have a pretty good set of content already tested at this point, or at least enough to get a critical mass like when we started 10GbE and even 2.5GbE. At the same time, it feels like 10GbE might be the answer. The ecosystem is catching up to the promise of 10GbE after so many years.

While we are really building our networking test lab to handle 400GbE-1.6Tbps generation devices, we also made sure that we could test down to 10GbE devices just to catch this wave of new items hitting the market.

Longtime readers may notice that we have some new switches, devices, and brands in here that we have not reviewed on the STH main site yet. Our goal is to cover as many products with the best testing we can.
Stay tuned to STH and more on the The Ultimate Cheap 10GbE Switch Buyers Guide.



there is enough interest
nice summary to start the year!
I have been a frequent visitor at STH web site for a number of years and I enjoy your work.
Recently there has been a large focus on AI and the very advanced and pricey servers and their different components. However out of the question for a SOHO/Homelab, the techology is very interesting.
I myself, use mostly Supermicro servers and different network switches (A Netgear M4300 10G 48-port and a MikroTik CRS518-16XS-2XQ 25G 16-port).
I recently purchased a new 10G switch for my desktop. The QNAP QSW-L3208-2C6T 10G 6/8-ports. I got the switch from QNAP’s EU store for €451,00 which is somewhat pricey for a homelab switch, but I think it’s worth the money. (https://eustore.qnap.com/qsw-l3208-2c6t.html).
Ports:
6 ports are 10GbE BASE-T (RJ45) supporting 10G/5G/2.5G/1G/100M.
2 ports are 10GbE SFP+/RJ45 Combo Ports supporting 10G/5G/2.5G/1G/100M.
Management: It uses lite-management for Layer2/3. You can use the nice web GUI for management or the RJ45 console port on the backside for management with CLI.
Noise: It has one fan for cooling but it’s barely noticable in my office.
I noticed that you had a picture in this review on page 2 of the QNAP QSW-L3208-2C6T switch. Have you considered doing a review of this switch in the near future ?
The big challenge for people new to 10G, a lot of the time, is that the cabling isn’t really right. A short cat 5e cable that worked for 1G might work for 10 also, but longer runs that were perfectly good with 1G (or 2.5G) will not work for 10 at all, or not reliably.
For people still fairly new to 10G copper networking, an explanation of the different cable types (categories) and a practical guide to what you can likely get away with, even if out of spec, would probably be very helpful. Explain DACs while you’re at it, and maybe even talk about the cheapest ways to go fiber (or PoF? – if that’s even a thing outside of cars these days).
Yes, yes, we would like a deeper dive into the testing setup, maybe a video.
I don’t really care about the testing, but I’m seeing a Cisco switch. I’m also seeing that QNAP QSW-L3208-2C6T that Robert Linden is talking about in the testing section
There’s also a RTL8127-based card out there which provides an SFP+ Port rather than RJ45. I got one on order, but according to some Chinese reviews, that one apparently achieves even lower power (some report < 1W with a DAC) than the RJ45 variant.
There's also a single M.2 variant available (although from Germany and relatively pricy at 110€), which is great for TinyMiniMicro machines with multiple M.2 slots, given that many older machines are 1G only.
I’m thrilled to see how it’s finally becoming mainstream. How do you think this will impact network infrastructure for small businesses?
@Robert Linden That Qnap switch is interesting, it’s on my radar for my home but at least on my market it’s about the same price than the Ubiqiti Pro XG 8 PoE that at least on the surface offers similar specs with POE as a bonus.
I’d be curious to be the two compared.
Looking forward to 12-16 port MultiGbE capable 10GbE unmanaged/lightly managed switch reviews.
I’m looking to replace the core switch of my home network with something that will allow easily upgrading endpoints as needed. Currently my whole network is on an unmanaged trendnet 16-port 2.5GbE switch. Which was a great upgrade from 1GbE.
But I’d like the options for 5GbE and 10GbE as the endpoints get upgraded.
The one thing I was hoping to see from CES 2026 would have been some 25GbaseT news. I would not expect these adapters to be cheap or lower power, it would provide a bandwidth increase in many situations using existing cabling (presuming the existing cabling is high spec).
I’m very curious to know how much of the 10Gb the management port utilise!
I was curious. You had spoken about the pcie 4 x1 with a single port being a good thing (Which it is) but if my math is correct a gen4 x1 can do up to 4GB which means could we see gen4 x1 with at least 2 10gig ports on them? Is this what is happening in the Minisforum in the picture or am I mistaken.
I’ve got a bunch of the new Realtek USB 3.2 10GbE, that I’m now using as my main NICs on a Proxmox+CEPH cluster… , even on standard USB 3 ports, I’m getting 8Gbps, and they remain relatively cool. But the killer part is the price, I paid £36 for the first couple, which makes them a fame changer! (Though i have seen some shops trying to sell them for 2x that, give it a couple of months.. these will flood the market and scalpers will get blitz out!)
Honestly I’m so bottlenecked by 10g right now, I’m hitting line rate pulling 85gb AI models across network, big torrents etc, I need 100gb to even attempt nvmeof, but 400/800gb would be preferable. I can saturate 10gb link just with samba and nfs without RDMA, it really is horrible bottleneck for 2026. Problem is all these 100gb + cards need a x16, so unless you rocking a threadripper on your windows PC, you are going to have a horrible time with a GPU and nic.
@Kelv1n, Care to share a link to those £36? The cheapest Realtek RTL8159-based ones I can find on Aliexpress right now are €62 (£54).
10Gbps is old news, I’m on 100Gbps for my home setup.
At the (small to midsize) organization I work for, we use the Cisco Catalyst C1300 series a lot for edge & campus (and the predecessors CBS350 or SG350X). I’m interested in a review and test about that line-up of Cisco SMB devices.
Also interested if anyone has reviewed or has experience with (bad or good) 10/25G PicOS switches from FS. Two of the collapsed-core 25G switches with PicOS are getting installed next month for our new 3 node PVE cluster.
“25GbE is better for PCIe lane usage, but it is not as good for the biggest driver for 10Gbase-T: Existing wiring.”
This is true, but if there is fiber or cat5, so you have to replace it, then installing fiber is just as easy as new cat6. Many who rewire&new build put in fiber for the main arteries. Is there a difference between 10g and 25g fiber?
SFP+ and SFP28 are like 10 base-T as its mostly backwards compatible.
As Wendel from Level1 says, the 25g gear is almost as cheap as the 10g. I wanted a x710-da2, for my home server, and router, but the E810XXV-DA2 came in cheaper. I live in a condo, and have used DACs for SFP+. Those are also the same. So for many its an easy upgrade, and a 1/10/25g port will talk to your 10 SFP+ uplinks.
I will be looking forwardt too
So while its not easy for datacenters, its easy for SOHO use, and low power, as more light is not much energy demanding.
The Mikrotik CRS 309 with 8 ports SFP+ was tested in 2019 for 250€. Which is what it still cost. While 10g will increase this year, we should also see the first simple 8-port 10/25g fiber switches in a not-so-distant future.
If I had to use more W7 APs and IPcams, then a 8-12 port 1g PoE, 4-6 2.5g PoE and 4-5 10 or even 25g SFP28s switch could be interesting, as then it can replace more smaller switches.
Looking forward to it all.
Could also be when there is time, STH should do an article on 25g SFP28 in general later this spring.
If we can get a 8 port 10g SFP+/BaseT now for 130€-150€ we should also see an 8 port 25gb SFP28 for something 350-400€.
Kind of annoying how we’ve been clamouring for decent cheap 10G stuff for years, yet they only realise and start bringing out affordable 10G stuff just as we’re all planning our migrations off 10G (if we haven’t already) and over to 25G and beyond.