HomeUbiquiti UniFi Cloud Gateway Fiber UCG-Fiber ReviewUbiquiti UCG Fiber Keysight CyPerf STH 11 App Mix 10Gbps Run Fail Default Firewall Rules Packets Per Second

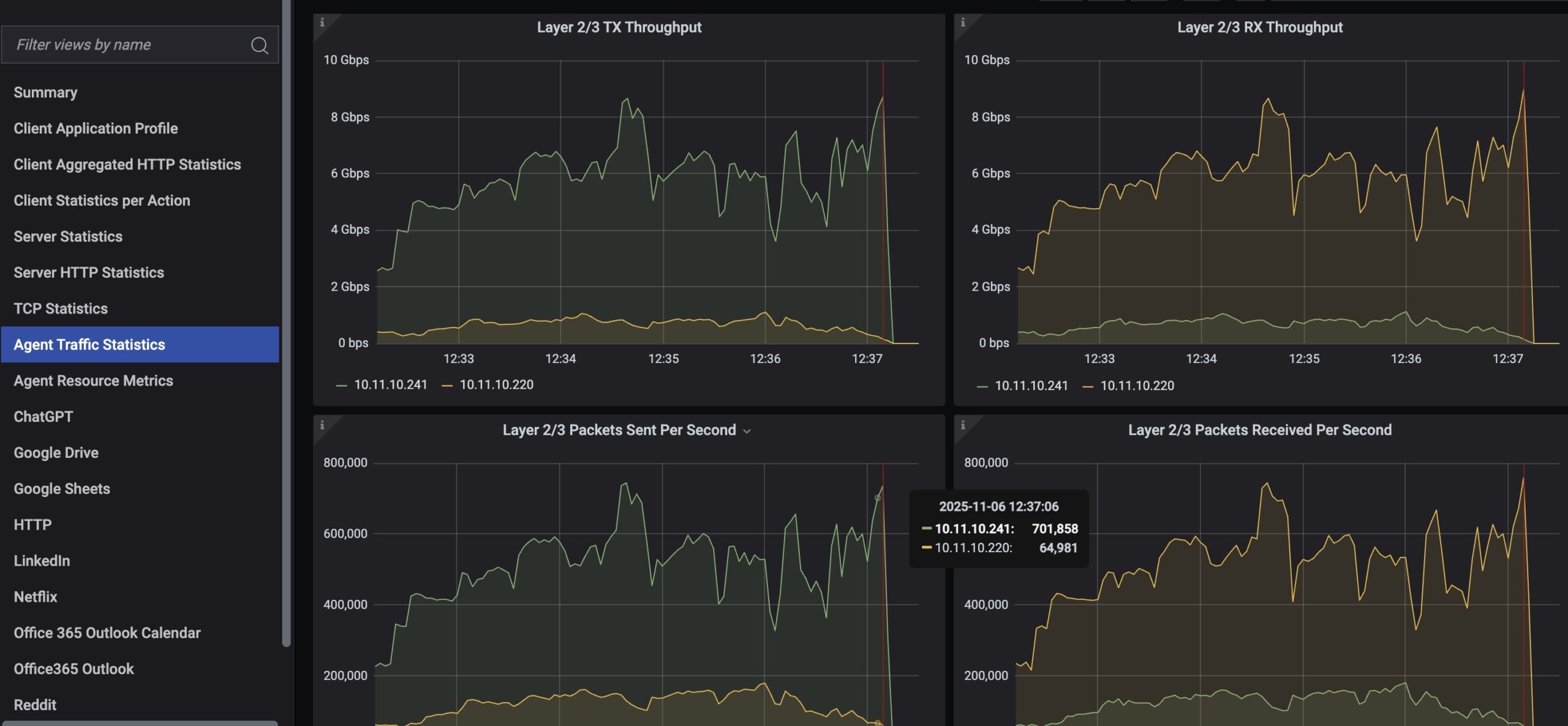
Ubiquiti UCG Fiber Keysight CyPerf STH 11 App Mix 10Gbps Run Fail Default Firewall Rules Packets Per Second

Ubiquiti UCG Fiber Devices WiFi
Ubiquiti UCG Fiber Keysight CyPerf STH 11 App Mix 10Gbps Run Fail Default Firewall Rules Packets Per Second
Keysight CyPerf STH HTTP 20Gbps Max Throughput Default Firewall Rules
Ubiquiti UCG Fiber Upgrade To CyberSecure By Proofpoint
- Advertisment -



Most Read