HomeUbiquiti UniFi Cloud Gateway Fiber UCG-Fiber ReviewKeysight CyPerf STH HTTP 20Gbps Max Throughput Default Firewall Rules

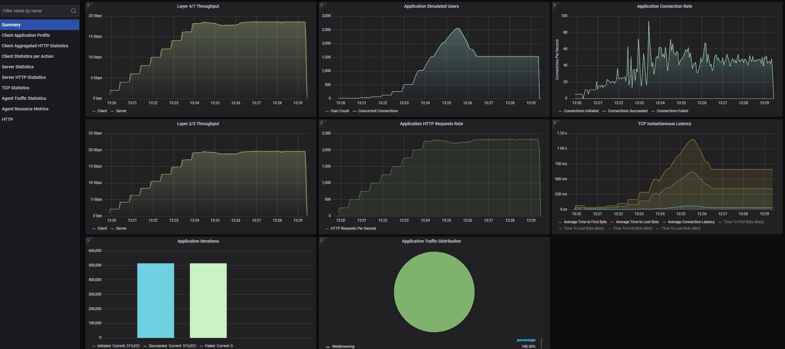
Keysight CyPerf STH HTTP 20Gbps Max Throughput Default Firewall Rules

Ubiquiti UCG Fiber Devices WiFi
Keysight CyPerf STH HTTP 20Gbps Max Throughput Default Firewall Rules
Keysight CyPerf STH 11 App Mix 10Gbps Run Fail Default Firewall Rules
Ubiquiti UCG Fiber Keysight CyPerf STH 11 App Mix 10Gbps Run Fail Default Firewall Rules Packets Per Second
- Advertisment -



Most Read