GL.iNet GL-BE3600 Mini WiFi 7 Router Performance
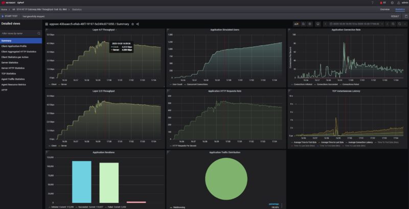
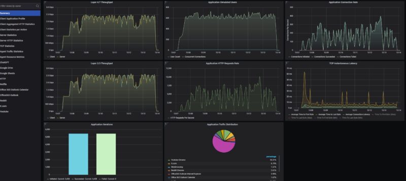
It is time to get a bit wild and let us get to the new Keysight CyPerf testing tool. To be fair, we will be rolling this out with more detail in a future review (likely the Ubiquiti UCG-Fiber) but we wanted to give a bit more of a flavor for what this tool can do after our Looking for Feedback on Next-Gen STH Network Device Testing piece about a month ago. First off, we did a simple test just using HTTP traffic and varying the connections and connections per second. You can see that we managed to get up to around 4.4Gbps on our L2/L3 traffic and lin the L4/7 througput we hit around 4.2Gbps passing traffic in both directions on the wired ports.

You will also see that as we started to pass around 1000 concurrent connections the latency really started to increase. We also were pushing this hard, and this is realistically well beyond what we would expect a simple router like this to handle.
Swapping over to the packet side, we were able to hit around 200K packets per second here through the little router. Just note, we did not turn on the VPN features nor any of the the applications and services.

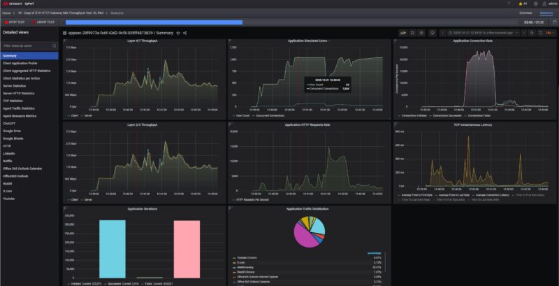
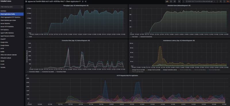
We tried an 11 application portfolio with up to 64 simulated users and that would hit over 1000 concurrent connections that we were planning to use for smaller routers like this one. What we saw was that it ran into some limitations.

To be fair, this is a lower-end box than we had been targeting, so we needed to adjust. We started by limiting to 16 users and ten applications running. Most of the requests are from web browsing, but we also have interacting with ChatGPT, Google Drive, Google Sheets, Netflix, Microsoft Office365 for Outlook mail and Outlook Calendar, Reddit and X.com browsing, and then, YouTube. We are also only using eight destination countries in this profile which is important for routers/ firewalls that filter threats based on locations while also making the packets a bit more interesting.

We were able to get into the 2-2.5Gbps range, largely due to the Netflix and YouTube streams pushing a lot of data. Still, even with 16 users, we were getting connection issues.

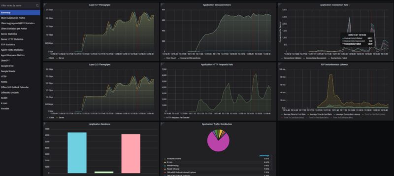
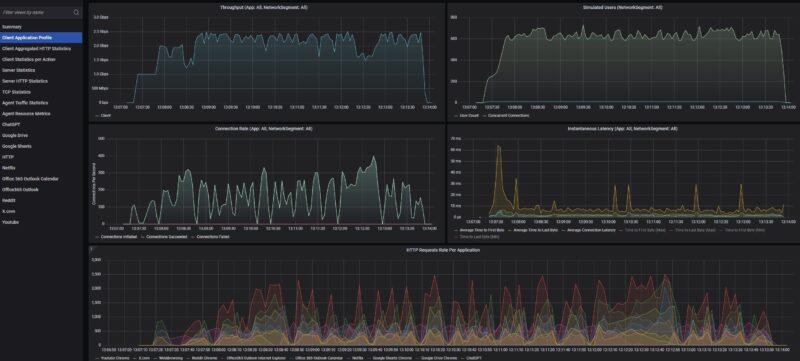
We pushed the user count down to 12, keeping the concurrent connections under 900 and letting the router do its thing.

Once we did that, we could see the unit hit 2.5Gbps and we did not see connection failures.

Let us be clear, there is a huge gap between this and something like the Ubiquiti UCG-Fiber. On the other hand, this costs closer to half of the Ubiquiti, uses less power, and has WiFi 7 built-in. We are still working on the WiFi test suite, but given what we got on the wired side, when we added wireless traffic to the mix we were running into contention between the WiFi 7 and wired LAN running out to the WAN.
There is still a lot more to do on the network testing side, and this is only a small amount of data we are generating. To give you some sense, each test run’s data would yield a 50+ page report. We did not turn on the firewall and run the attack library against this little router/ firewall either, but that will be something we look to do in the future.
Next, let us get to the power consumption.
GL.iNet GL-BE3600 Mini WiFi 7 Router Power Consumption
As one might both expect and desire, this is a relatively low-power device.

We saw this router use somewhere in the 7.5-9W range depending on the workload it was running, including passing 2.5Gbps of wired traffic. There is probably some room to go up from there, but that gives you a decent range if you wanted to budget for it.

Of course, with the USB Type-C power input, we think it is also likely folks will use this to battery power the device.
Final Words
This is one of those fun reviews, not just because we got to point a big load generation device at a small box. Instead, this is a very small unit that really shows the other end of the spectrum. At STH, we have a large number of users who are perfectly happy running something like pfSense or OPNsense on low-cost hardware and achieving much better performance. On the other side, most folks just want something that works out-of-the-box and is compact. For that crowd, this is a neat option, so long as you are OK with GL-iNet and their version of OpenWRT as a vendor. At the price, if you wanted something that is not just a travel router, then there are many other options. Tthis costs less than a quarter of the main NIC we used to test the device, so there is certainly an aspect of this which is like “if it solves for what you need for $150, it is probably worth it.”

On the other hand, it was also great to get to use a higher-end traffic generation tool on a lower-cost box like this. We are also using this as a bit of what Patrick calls a “pipe cleaner” since going from free iperf3 generating roofline charts to a $1M testing tool is a huge leap. At some point, we need to just start the switchover and adjust as we go. We need to get the process down and that is the reason we bought this unit in addition to we have heard a lot of folks asking about GL-iNet recently.

Overall, I just think this little box is neat. Sure, I can cobble together something faster and with better features. What I cannot do is make that for under $150 and also make it sleek with a status display screen and a compact chassis, especially if I account for my time. The reason I will pick one of these up is just to have it in my suitcase for when I might need it.
Where to Buy
We purchased this unit on Amazon. Here is an Amazon Affiliate link to the device (note this is a paid link since we may earn a commission if you purchase through it, which is how we fund purchasing these to review.)



I had the GL-MT3000. The user interface is really nice for it’s use case and the software was regularly getting updates which is a plus. Especially with Wireguard running a Cloudflare Warp config it really helped me out.
Can this model tether wifi on the same band it connects to an AP? That was the one missing feature I had experienced before
Your new testing is sick. I’d still like to see the flat line charts tho
How might one connect this to cellular?
If it isn’t too difficult to plug in a 4G/5G/LTE modem in, or connect it to a spare phone somehow, that could be very cool.
What I would like to point out is that this router has a fan and that fan is constantly running, even when there is minimal traffic being routed (sub-100Mbps). It is also compeletely inaudible, but it does mean that I wouldn’t personally recommend using it in dusty environments or where a potential outage due to a fan failure would cause serious problems.
Also, there is a very nice traffic graph feature on the front screen, but that only works if you disable hardware acceleration.
I’ve also had some weird issues when I used mine with a Nintendo Switch PSU (I know, that’s not entirely standard USB-PD) where it would sometimes just freeze and I would need to physically unplug and replug the power to make it work again. Needless to say, it took me a while until I figured out what was causing the issue.
All in all, would buy again, but if you don’t have any space constraints or you don’t need the portability of the device, just go with their full sized routers.
Also, while the Beryl AX does have a fan too, it doesn’t seem to run it all the time, which might be a plus in some scenarios.
> Danny:
You can either use an android phone (an iphone would likely work too) and connect it via USB or use a 4G/5G modem via USB. Or just create a wifi hotspot with your phone and allow this to connect and essentially rebroadcast that network.
The other thing that the review forgot to mention is that alongside of the basic interface, you also have full access to LuCI, so this is essentially a full-fledged OpenWRT router, which is really cool in such a tiny package.
I’m curious if there’s an option to combine the 2.4ghz and 5ghz radios into a single SSID. This is one of the features that seems to actually work on recent Asus routers.
I use some lighter glinet travel routers to connect other family member’s TV to my home network so they can stream plex media and use paid streaming services from a common IP. Luckily, I have bandwidth for days and rarely lose connectivity.
Glinet stuff is simple to setup and build wireguard VPNs to my UDM Pro. I’ve setup 4 of these and none has required tinkering since deploying.
I have one of their older models. It’s great for a VPN appliance. The review is great and that testing is another level. I’ve always been upset at your iperf3. I don’t care if others use it but this is STH
“We were able to get into the 2-2.5Gbps range, largely due to the Netflix and YouTube streams pushing a lot of data. Still, even with 16 users, we were getting connection issues.”
So all those folks who run beefy, full-fledged Xeons/EPYCs as home routers were after all making the right choice? Or is it just SQM-related and there was none in use?
I have the 1st Slate. Is it just me or are they getting away from their actual purpose?
The new thing seems huge. I love to have them as a travel router when I am on events or Hotels. But with the new sizes of those things and all cables and stuff I would get to lazy to actually take them. Smaller == better.
I feel like without a sim slot, it really limits the usefulness of a device like this to me – if I’ve already got to whip out my phone and hotspot it in order to have a source wifi connection, I may as well just use the phone to route the traffic too.
Lack of sim is a missed opportunity IMO.