ASUS ExpertWiFi EBG19P Performance
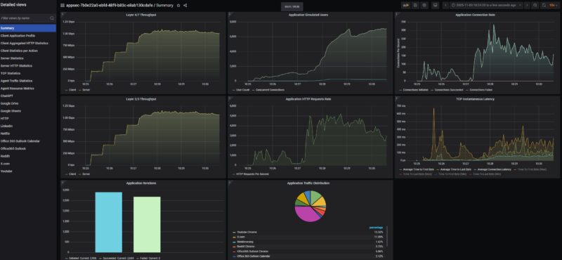
In terms of performance, this is only a 1GbE device, and it is around $179, even marketed as a PoE+ “business” router, so we wanted to try it out as a first 1GbE device with our high-end Keysight CyPerf tool. Running HTTP traffic, we quickly achieved 1 Gbps full duplex throughput passing from LAN to WAN. Something you will clearly see in these charts is that as the concurrent connections ramped up, we also saw TCP latency ramp, which is what we would expect.

Swapping from a simple mix of just HTTP traffic to also mixing in traffic using ChatGPT, Google Drive, Google Sheets, LinkedIn, Netflix, Office365 Outlook and Calendar, Reddit, X.com, and YouTube, we saw at around 5000 concurrent connections the latency changed, but realistically, 256 users and 5000 concurrent connections on a $179 device is a lot to ask.

We then pushed to see what we could get, and as we pushed the application counts higher, which generates more actions from the users, we started to see the device struggle a bit. Here we added interfacing with Claude and CNBC.

Here we were pushing around 100,000 packets per second total saturating our 1GbE links.

We started to see a few applications fail. For example, some of the YouTube user interaction flows started to fail as the application mix increased, and we were maxing out our 1GbE WAN to LAN links.

For a 2.5GbE or a 10GbE device, this would not be a great result, but we see these being deployed more in situations with tens of users rather than 128-256 users trying to run the connection at maximum load. If you have ever seen a connection running fully saturated and saw some connections time out, then you have an idea of what we simulated. Still, it was neat to run this and get a slightly different result.
ASUS ExpertWiFi EBG19P Power Consumption and Noise
On the power consumption front, this generally sipped power when it was not powering PoE+ devices. It may have a big 150W PSU, but the majority of that is set aside for PoE budget.

We generally saw 5.5-7W when it was turned on. That included being under 7W when we did the 11 application mix and the full duplex 1GbE HTTP traffic over the unit. In terms of noise, we were not able to get any sound from it on the sound meter over our 34dba noise floor studio.
Final Words
At $179 street price, this is not the cheapest device. We also have transitioned to 2.5GbE or faster for most devices that we use today. On the other hand, it is easy to setup, and there are a number of locations and applications where one needs a maximum of 1Gbps of throughput.

For those small and medium businesses and for folks who just want an all-in-one router, PoE+ switch, WiFi controller, this type of unit can make sense over something like the ASUS EBG15. This is a very competitive space, but ASUS has folks that just want to use ASUS for their networks. For those users, the EBG19P is a really neat little box.
Where to Buy
You can find this unit on Amazon (affiliate link.)



no wifi in a product with wifi in the title?
@confused It has Asus’ wifi controller software installed, so you would get a few WAPs like the ASUS ExpertWiFi EBA63 and be able to configure and control them from this device.
Also, a question for the team, can we get the images to pop out to full size with one click on the image, instead of redirecting to the gallery and then clicking for full size?
Disappointed that he has no 2,5 Gbps
DiHydro has an excellent request.
DiHydro is correct on the controller software.
On the images thing, I get it. We ran an A/B test on this a few months ago. It actually has an impact on bot traffic as well so there is a bit more to balance.
This looks like a really nice device, but I would be willing to go up to $200-$225 to get the ports up to 2.5G with one at 10G. 1G speeds seem a bit 2010 at this point.
Does it have PoE on the WAN port? Would be great if it did then you can hook up some PoE access points use a splitter on your ONT and then power it from a UPS and your internet will stay up with the power out.
This is really interesting, I work in networking, my house is church to all things network.. and I never knew ASUS had this.. so this was eye opening, and more competition in the smaller SDN space is really welcome.
But “ASUS has folks that just want to use ASUS”.. this feels like a copy and paste from a parallel universe
What’s interesting is that this “pro” product doesn’t have 2.5 Gb ports, even though Asus launched its consumer series with multigig ports long, long before this product was released. It looks like the developers aren’t communicating with each other.
P.S.
Things are stinking up in the ASUS kingdom!
The ASUS ExpertWiFi EBA63 access point advertised speed on WiFi 6 is 2402 Mbps, but the ethernet port connection on AP side is 1Gb as it is on EBG19P Router/Switch….
I wouldn’t even call this a stinker, but a scam.