Facebook
Linkedin
RSS
TikTok
X
Youtube
Forums
AI
Server
Server Systems
Server CPUs
Accelerators
Server Motherboards
Server Chassis
Other Components
5G Edge
Storage
Networking
Workstation
Workstation Processors
Workstation Motherboards
Software
Operating Systems
Server Applications
Virtualization
Guides
Buyer’s Guides
Tips
Top Hardware Components for TrueNAS / FreeNAS NAS Servers
Top Hardware Components for pfSense Appliances
Top Hardware Components for napp-it and Solarish NAS Servers
Top Picks for Windows Server 2016 Essentials Hardware
The DIY WordPress Hosting Server Hardware Guide
Search
Facebook
Linkedin
RSS
TikTok
X
Youtube
Saturday, May 2, 2026
ServeTheHome News
Storage Reliability
Raid Calculator
RAID Reliability Calculator | Simple MTTDL Model
About
Contact
Editorial and Copyright Policies
AG Substack
AG Reports
Subscribe
ServeTheHome Forums
Sign in
Welcome! Log into your account
your username
your password
Forgot your password? Get help
Privacy Policy
Password recovery
Recover your password
your email
A password will be e-mailed to you.
ServeTheHome
Advertisement
Forums
AI
Server
Server Systems
Server CPUs
Accelerators
Server Motherboards
Server Chassis
Other Components
5G Edge
Storage
Networking
Workstation
Workstation Processors
Workstation Motherboards
Software
Operating Systems
Server Applications
Virtualization
Guides
Buyer’s Guides
Tips
Top Hardware Components for TrueNAS / FreeNAS NAS Servers
Top Hardware Components for pfSense Appliances
Top Hardware Components for napp-it and Solarish NAS Servers
Top Picks for Windows Server 2016 Essentials Hardware
The DIY WordPress Hosting Server Hardware Guide
Home
ASUS ExpertWiFi EBG19P Router and PoE Switch Mini Review
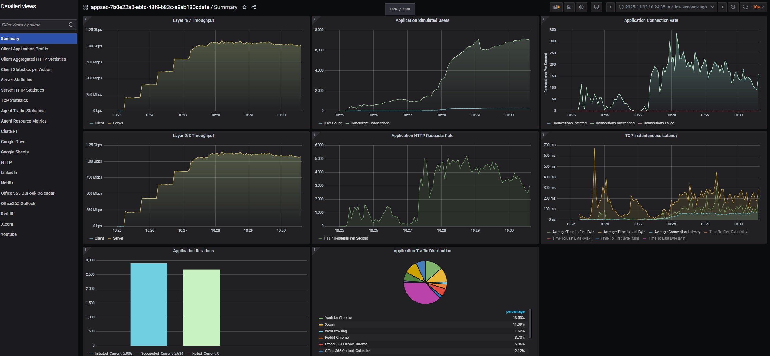
ASUS ExpertWiFi EBG19P Keysight CyPerf 11 App 256 User 1Gbps Runs
ASUS ExpertWiFi EBG19P Keysight CyPerf 11 App 256 User 1Gbps Runs
ASUS ExpertWiFi EBG19P Keysight CyPerf 11 App 256 User 1Gbps Runs
- Advertisment -
Most Read
Lenovo ThinkPad P16 Gen 3 Review Portably Powerful
May 1, 2026
GL.iNet GL-RM10 Comet Pro Remote 4K KVM Review A Higher-End Tailscale Option
April 30, 2026
Gigabyte GeForce RTX 5060 OC Low Profile 8G Mini-Review
April 29, 2026
XikeStor SKN-U310GT Realtek RTL8159 USB 10GbE NIC Review
April 28, 2026