Facebook
Linkedin
RSS
TikTok
X
Youtube
Forums
AI
Server
Server Systems
Server CPUs
Accelerators
Server Motherboards
Server Chassis
Other Components
5G Edge
Storage
Networking
Workstation
Workstation Processors
Workstation Motherboards
Software
Operating Systems
Server Applications
Virtualization
Guides
Buyer’s Guides
Tips
Top Hardware Components for TrueNAS / FreeNAS NAS Servers
Top Hardware Components for pfSense Appliances
Top Hardware Components for napp-it and Solarish NAS Servers
Top Picks for Windows Server 2016 Essentials Hardware
The DIY WordPress Hosting Server Hardware Guide
Search
Facebook
Linkedin
RSS
TikTok
X
Youtube
Friday, May 22, 2026
ServeTheHome News
Storage Reliability
Raid Calculator
RAID Reliability Calculator | Simple MTTDL Model
About
Contact
Editorial and Copyright Policies
AG Substack
AG Reports
Subscribe
ServeTheHome Forums
Sign in
Welcome! Log into your account
your username
your password
Forgot your password? Get help
Privacy Policy
Password recovery
Recover your password
your email
A password will be e-mailed to you.
ServeTheHome
Advertisement
Forums
AI
Server
Server Systems
Server CPUs
Accelerators
Server Motherboards
Server Chassis
Other Components
5G Edge
Storage
Networking
Workstation
Workstation Processors
Workstation Motherboards
Software
Operating Systems
Server Applications
Virtualization
Guides
Buyer’s Guides
Tips
Top Hardware Components for TrueNAS / FreeNAS NAS Servers
Top Hardware Components for pfSense Appliances
Top Hardware Components for napp-it and Solarish NAS Servers
Top Picks for Windows Server 2016 Essentials Hardware
The DIY WordPress Hosting Server Hardware Guide
Home
Ubiquiti UniFi Cloud Gateway Fiber UCG-Fiber Review
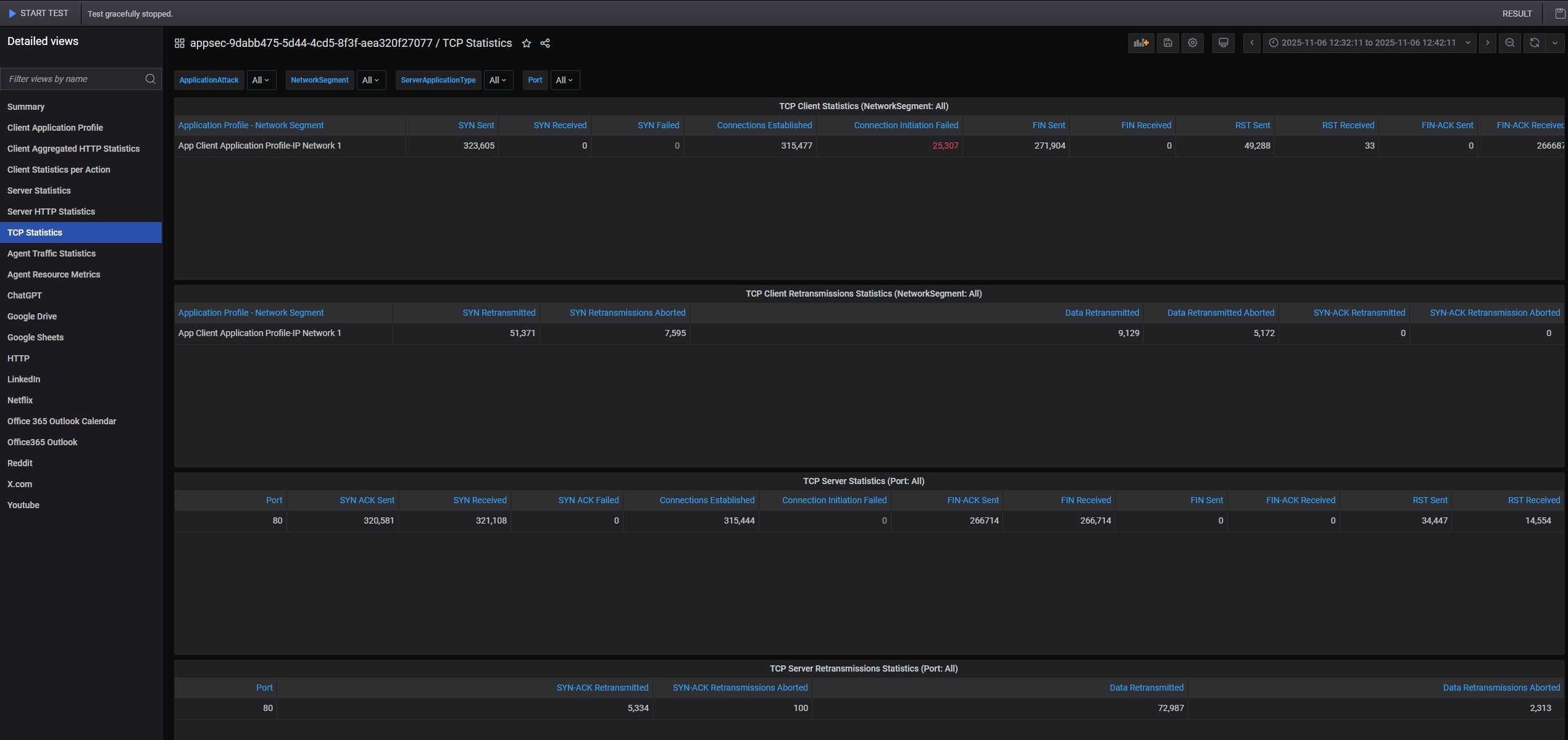
Keysight CyPerf STH 11 App Mix 10Gbps Run Fail Default Firewall Rules TCP Statistics
Keysight CyPerf STH 11 App Mix 10Gbps Run Fail Default Firewall Rules TCP Statistics
Keysight CyPerf STH 11 App Mix 10Gbps Run Fail Default Firewall Rules TCP Statistics
- Advertisment -
Most Read
Equal1 Single Rack Quantum Computer at Dell Tech World 2026
May 21, 2026
AMD Details Ryzen AI Halo AI Dev Mini-PC, Pre-Orders In June For $3999
May 20, 2026
AMD Ups Ante With 192GB Ryzen AI Max PRO 400 Chips for AI Systems
May 20, 2026
AMD EPYC 8005 is Out with Up to 84 Zen 5 Cores in a 225W TDP Package
May 19, 2026