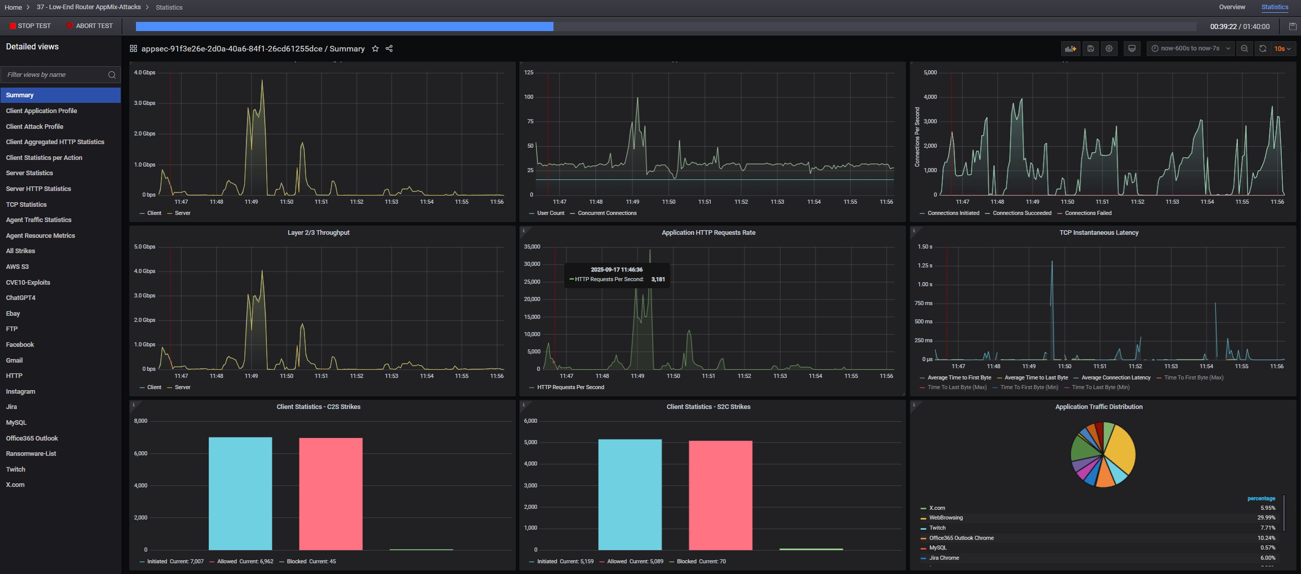
Keysight CyPerf AppMix Attacks

Ubiquiti UCG Fiber Devices WiFi
Keysight CyPerf AppMix Attacks
Ubiquiti UCG Fiber UniFi Devices
Keysight CyPerf HTTP Max Throughput Agent
- Advertisment -



Most Read