HomeTP-Link BE3600 Wi-Fi 7 Portable Travel Router TL-WR3602BE ReviewSTH CyPerf HTTP Max Throughput PPS TP Link BE3600 Wired Connection WAN To LAN

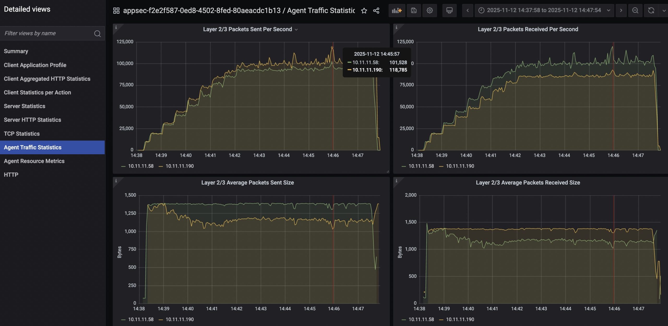
STH CyPerf HTTP Max Throughput PPS TP Link BE3600 Wired Connection WAN To LAN

TP Link BE3600 WiFi 7 Travel Router TL WR3602BE 5V 3A 15W Power Adapter
STH CyPerf HTTP Max Throughput PPS TP Link BE3600 Wired Connection WAN To LAN
TP Link BE3600 Wi Fi 7 Portable Router Wireless Settings
STH CyPerf HTTP Max Throughput TP Link BE3600 Wired Connection WAN To LAN
- Advertisment -



Most Read