GL.iNet GL-MT6000 Flint 2 Performance
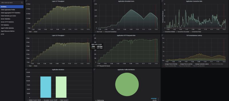
We are focusing on the wired performance here, and hooked the 2.5GbE WAN and LAN ports up to our high-end Keysight CyPerf testing rig. Just blasting bi-directional traffic, we got a solid result at around 4.8Gbps (2×2.5GbE bi-directional links). That is important since we wanted to know if just simple NAT traffic could traverse the gateway at line rate. This is fairly close. After doing our 500M step-up, the connections/ users ramped, and we started to see some slowdowns around 1500 users doing simple HTTP traffic. Once the users ramped down, we returned to the 4.8Gbps level.

It is handling over 500K packets per second while doing this.

Just a quick look at the L4/7 level we were at 4.45Gbps bi-directional after ramping, which is around that L2/3 4.8Gbps level.

Something we also wanted to look at, just given our recent ASUS RT-BE58 Go Portable WiFi 7 Router Review was the CPU and memory utilization while doing this. Overall, it seemed to be doing a better job of using the quad-core Arm Cortex-A53 cores than the ASUS router did.

We then tried our standard low-end STH gateway device review 11 app mix of ChatGPT, Google Drive, Google Sheets, LinkedIn, Netflix, Office365 Outlook and Calendar, Reddit, X.com, and YouTube:

There is a lot here, but the quick answer is that somewhere around 113 users and 3472 concurrent connections, pushing real application traffic between the LAN and WAN, we started to see connections drop. We saw periods where the device clearly just got overloaded as the users and connections increased, but it recovered.
Overall, that was not bad for a consumer router like this. We would expect it to be tuned for a lower number of users and we are putting much more load on it than would otherwise be reasonably expected.
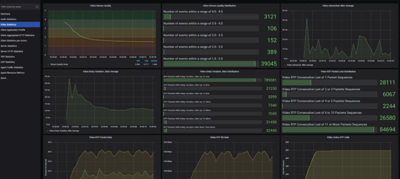
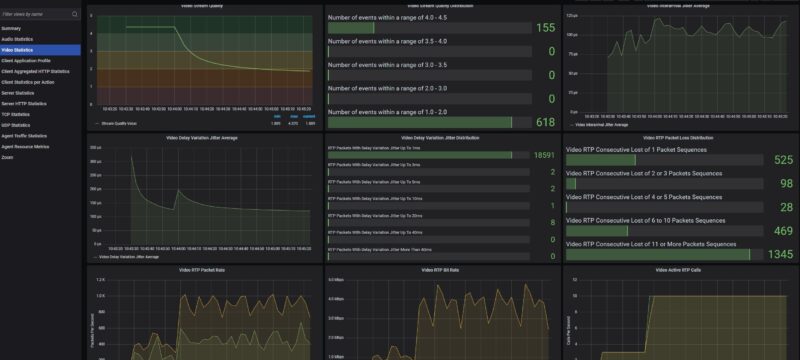
On that note, we revisited our Zoom all-hands call with 5 presenters and 495 attendees just to see what the quality metrics would look like, especially on the video side.

Over the past few months you have heard us discuss how much time we have spent profiling to come up with reasonable test cases. It turns out, we profiled the 500 person all-hands Zoom call on a much higher-end device, and that was wrong. Even on a router like this 100 users is too much.

As was 50 users.

At this point, we wondered just how far off we were. We dropped to 10 users and saw the video quality metrics increase as the UDP packet drops decreased, but this is still not great.

At 5 users we were in that yellow to green zone.

When we dropped to 3 video conference users, you can see the consecutive packet drops went away, and we have a great experience.

There were two things we learned here. First, it was a profiling miss just because we profiled this with a test device that was too big. Second, we will likely need a smaller test case for these smaller devices. We still want to use this testing as we get into our device reviews for Fortinet, Sonicwall, and other products on the market where this kind of video conference handling is important. Still, it is a good example of why doing the security/ firewall profiling takes so long. We can get 100% pass or 100% fail cases easily, but finding results in the middle that are interesting is taking a lot longer than we expected. That is another reason we are focusing on wired versus wireless performance, because wireless is another suite and profiling entirely.
GL.iNet GL-MT6000 Flint 2 Power Consumption and Noise
Our device came with a 48W 12V power supply with a changeable wall connector.

The actual power consumption was low, we are talking 5.6W at idle and we did not get the device over 12W.

We also did not see our sound meter creep above the 34dba noise floor with this device.
Final Words
We certainly had a few key takeaways. Since I use Tailscale, I really like the Tailscale integration of GL.iNet’s devices, including its GL.iNet Comet PoE 4K Remote KVM as an example. What I like more is the fact that this is running OpenWRT, and there is good OpenWRT documentation in the Wiki. To me, that is a huge win. The performance was certainly good for a device in this class. At the same time, the Flint 2 sits in an ultra-competitive market segment where a few dollars more or less can get you a very different class of device.

To me, though, this makes a lot of sense because when I think about this versus our original plan of getting a BPi-R3 Mini and then putting an Amazon kit together (affiliate link), then installing OpenWRT, it seems smarter to just get this pre-built kit with extra features. I know the DIY folks will be upset with that, but since the cost is similar to the Flint 2, having more LAN ports but a $20 premium as an example, it seems like a faster path to get a pre-built router like this than to DIY it unless you just love the DIY process. For 99% of folks, GL.iNet has a neat solution.
Where to Buy
If you want to check current pricing or buy a GL-MT6000 Flint 2, here is an Amazon affiliate link.



They’re underselling this. It’s known as the best WiFi 6 OpenWRT hardware out. https://www.reddit.com/r/openwrt/comments/1lopamn/current_highest_spec_router_that_supports_openwrt/
You’re right on the price now. If it goes on sale it’s the same or cheaper than that bpi kit you linked
This is also known for having really top tier wifi. I know you don’t test wifi, but it’s the best out there
Unfortunately it doesn’t come with PoE …
As someone who uses and develops for OpenWrt a lot, I have to add that this is a custom modified fork of OpenWrt, that’s also why it’s stuck at the very outdated 21.02 release which hasn’t received security patches in years.
However, OpenWrt itself provides full up-to-date support for the device, and OpenWrt images can be installed by simply flashing the respective sysupgrade image, as linked on the wiki page.
Devices with Mediatek Filogic chipset are generally very well supported by OpenWrt and perform great.
I’ve had a flint2 for nearly a year at this point and have enjoyed the simplicity of setting it up and the ability to integrate tailscale into it without issue
@Joe routers don’t typically come with PoE, mikrotik is an outlier for that. If you need PoE
you’d be better off getting a basic PoE switch or a PoE injector
My only problem is that this is a Hong Kong based company, not a US based company. I get that everything is MIC but I prefer to buy something designed in US, Japan, or some other non-life threating county.
I’d love to see, with Ryan Smith here (welcome!), to a return of AnandTech’s charts. Meaning to say, each router review will just add another bar to the chart with all the previous results.
This may take time to ensure a standard methodology (otherwise, they can’t be plotted on the same graph!), though, but hopefully the old routers can be re-tested.
This is pretty amazing equipment STH has and it’d be great to have a unified methodology + charts / database.
I thought the $280 UCG-Fiber was “just OK” with just ~1500 users, but seeing these $100 – $140 devices only achieving ~100 users seems like the UCG-Fiber has more oomph.
As mentioned by the other comment, they’re using a custom version of OpenWRT based on an older version. It would be interesting to see if installing the version from OpenWRT would cause any changes in performance.
Flint 3 with WiFi7 would be way more interesting.
For 199$ not even that much more.
you should went with OpenWRT 24 flavor of Gl-Inet firmware (available from their website), I got better results on my VPN use (~100Mbps more bandwidth over Wireguard) + nice feature of multiple VPN active at the same time and routing traffic between them. All in all, great device for the money. Wanted to move to their Flint 3 but as it actually has weaker CPU it didn’t work for me due to lower Wireguard speeds. Cheers!
I have had two of these routers for more than a year, and I love that I can do whatever I want in LuCI: set-up VLANs, install additional packages, make my own dual-WAN script, etc. But they both have one, I believe physical, downside – low-sensitivity of the 2.5G ports, if the cable is longer than ~50m they can’t negotiate it even at 1G.