HomeGL.iNet GL-MT6000 Flint 2 WiFi Router Review Great OpenWRTGL.iNet Flint 2 Keysight CyPerf STH Gateway Mix Throughput Gateway Test 113 User

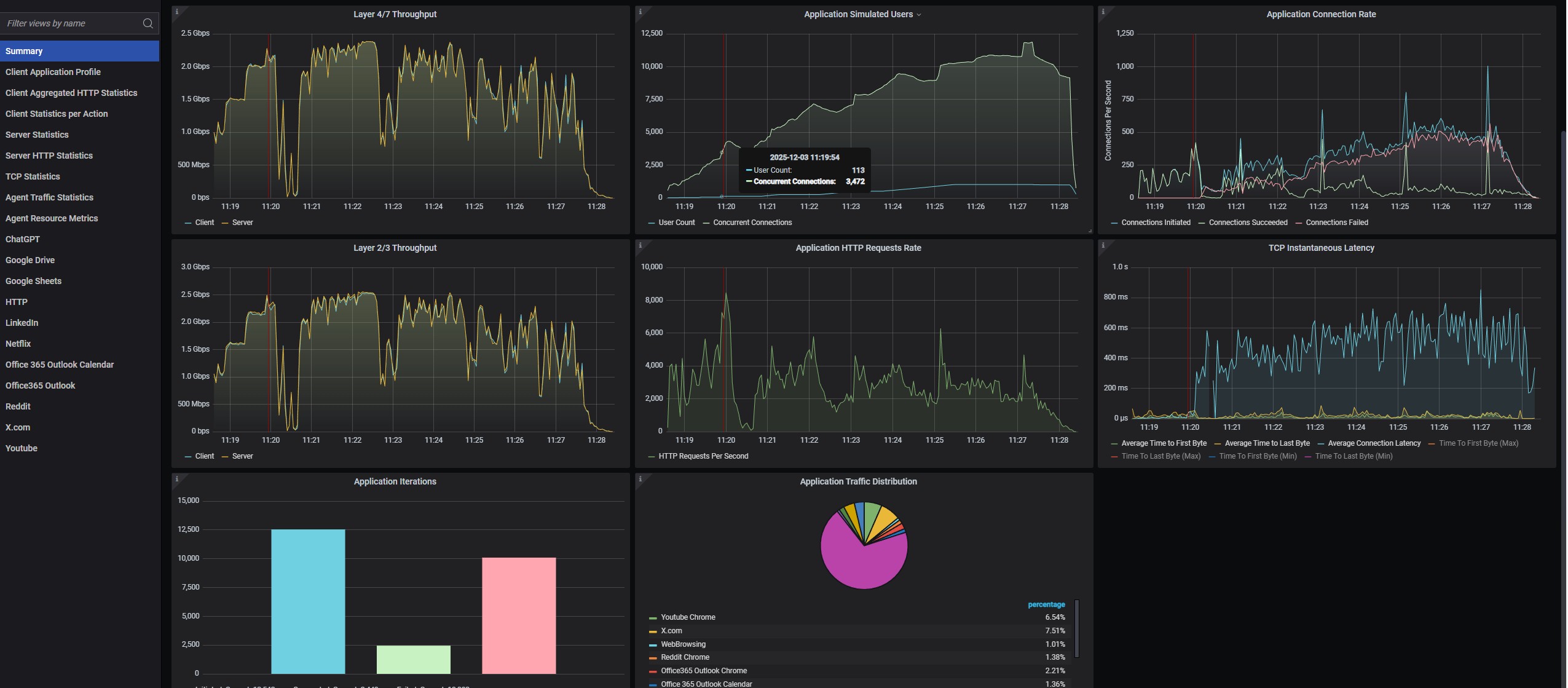
GL.iNet Flint 2 Keysight CyPerf STH Gateway Mix Throughput Gateway Test 113 User

GL.iNet Flint 2 CPU Utilization During Keysight CyPerf STH Gateway Mix Throughput Gateway Test
GL.iNet Flint 2 Keysight CyPerf STH Gateway Mix Throughput Gateway Test 113 User
GL.iNet Flint 2 CPU Utilization During Keysight CyPerf STH Gateway Mix Throughput Gateway Test
GL.iNet Flint 2 Keysight CyPerf STH Max Throughput Gateway Test 4.8Gbps Throughput
- Advertisment -



Most Read