Facebook
Linkedin
RSS
TikTok
X
Youtube
Forums
AI
Server
Server Systems
Server CPUs
Accelerators
Server Motherboards
Server Chassis
Other Components
5G Edge
Storage
Networking
Workstation
Workstation Processors
Workstation Motherboards
Software
Operating Systems
Server Applications
Virtualization
Guides
Buyer’s Guides
Tips
Top Hardware Components for TrueNAS / FreeNAS NAS Servers
Top Hardware Components for pfSense Appliances
Top Hardware Components for napp-it and Solarish NAS Servers
Top Picks for Windows Server 2016 Essentials Hardware
The DIY WordPress Hosting Server Hardware Guide
Search
Facebook
Linkedin
RSS
TikTok
X
Youtube
Tuesday, April 28, 2026
ServeTheHome News
Storage Reliability
Raid Calculator
RAID Reliability Calculator | Simple MTTDL Model
About
Contact
Editorial and Copyright Policies
AG Substack
AG Reports
Subscribe
ServeTheHome Forums
Sign in
Welcome! Log into your account
your username
your password
Forgot your password? Get help
Privacy Policy
Password recovery
Recover your password
your email
A password will be e-mailed to you.
ServeTheHome
Advertisement
Forums
AI
Server
Server Systems
Server CPUs
Accelerators
Server Motherboards
Server Chassis
Other Components
5G Edge
Storage
Networking
Workstation
Workstation Processors
Workstation Motherboards
Software
Operating Systems
Server Applications
Virtualization
Guides
Buyer’s Guides
Tips
Top Hardware Components for TrueNAS / FreeNAS NAS Servers
Top Hardware Components for pfSense Appliances
Top Hardware Components for napp-it and Solarish NAS Servers
Top Picks for Windows Server 2016 Essentials Hardware
The DIY WordPress Hosting Server Hardware Guide
Home
ASUS RT-BE58 Go Portable WiFi 7 Router Review
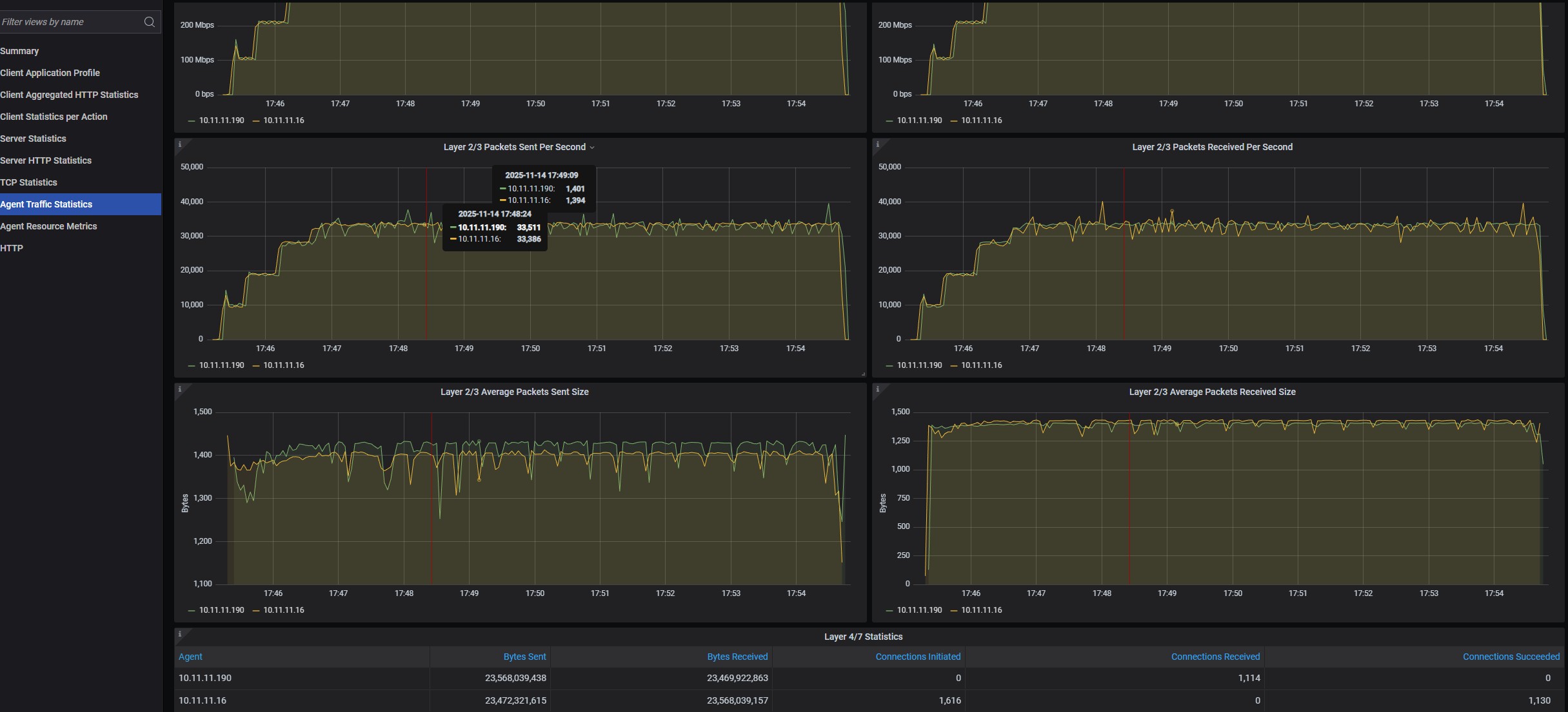
STH CyPerf HTTP Max Throughput PPS ASUS RT BE58 Performance
STH CyPerf HTTP Max Throughput PPS ASUS RT BE58 Performance
STH CyPerf HTTP Max Throughput PPS ASUS RT BE58 Performance
- Advertisment -
Most Read
BIG AI Cluster Little Power the 8x NVIDIA GB10 Cluster
April 27, 2026
TP-Link TL-SX1008 Review an 8-Port 10Gbase-T Switch
April 26, 2026
Kioxia BG8 Series Brings PCIe 5.0 to Mainstream Client SSDs
April 25, 2026
Meta Buys Tens of Millions of AWS Graviton Arm Cores in a CPU Land Grab
April 24, 2026