HomeASUS RT-BE58 Go Portable WiFi 7 Router ReviewSTH CyPerf Gateway 11 App Throughput ASUS RT BE58 Performance

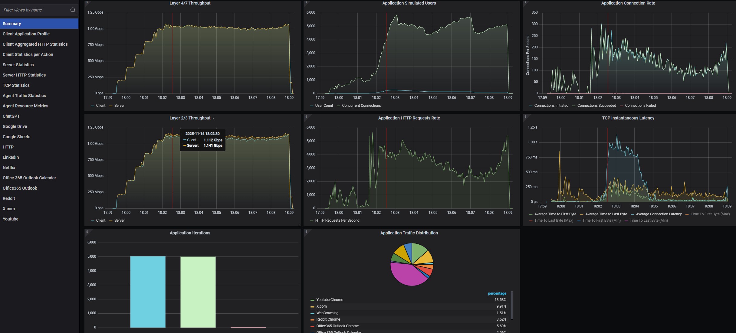
STH CyPerf Gateway 11 App Throughput ASUS RT BE58 Performance

STH CyPerf Gateway 11 App PPS ASUS RT BE58 Performance
STH CyPerf Gateway 11 App Throughput ASUS RT BE58 Performance
STH CyPerf Gateway 11 App Throughput ASUS RT BE58 CPU Utilization At 1.1Gbps
STH CyPerf HTTP Max Throughput ASUS RT BE58 CPU Utilization At 400Mbps
- Advertisment -



Most Read