HomeTP-Link Omada VPN Gateway ER8411 Review 10Gbps with a CatchKeysight CyPerf TP Link ER8411 KeySight CyPerf HTTP Throughput No IDS

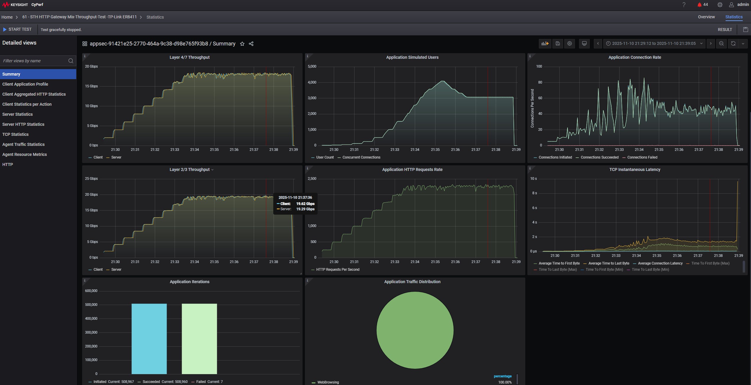
Keysight CyPerf TP Link ER8411 KeySight CyPerf HTTP Throughput No IDS

TP Link Omada VPN Gateway ER8411 10G SFP+ WAN_LAN Port 1
Keysight CyPerf TP Link ER8411 KeySight CyPerf HTTP Throughput No IDS
Keysight CyPerf TP Link ER8411 KeySight CyPerf HTTP Throughput No IDS Vs IDS IPS On High
Keysight CyPerf TP Link ER8411 Turning IDS IPS On High
- Advertisment -



Most Read