Facebook
Linkedin
RSS
TikTok
X
Youtube
Forums
AI
Server
Server Systems
Server CPUs
Accelerators
Server Motherboards
Server Chassis
Other Components
5G Edge
Storage
Networking
Workstation
Workstation Processors
Workstation Motherboards
Software
Operating Systems
Server Applications
Virtualization
Guides
Buyer’s Guides
Tips
Top Hardware Components for TrueNAS / FreeNAS NAS Servers
Top Hardware Components for pfSense Appliances
Top Hardware Components for napp-it and Solarish NAS Servers
Top Picks for Windows Server 2016 Essentials Hardware
The DIY WordPress Hosting Server Hardware Guide
Search
Facebook
Linkedin
RSS
TikTok
X
Youtube
Wednesday, April 15, 2026
ServeTheHome News
Storage Reliability
Raid Calculator
RAID Reliability Calculator | Simple MTTDL Model
About
Contact
Editorial and Copyright Policies
AG Substack
AG Reports
Subscribe
ServeTheHome Forums
Sign in
Welcome! Log into your account
your username
your password
Forgot your password? Get help
Privacy Policy
Password recovery
Recover your password
your email
A password will be e-mailed to you.
ServeTheHome
Advertisement
Forums
AI
Server
Server Systems
Server CPUs
Accelerators
Server Motherboards
Server Chassis
Other Components
5G Edge
Storage
Networking
Workstation
Workstation Processors
Workstation Motherboards
Software
Operating Systems
Server Applications
Virtualization
Guides
Buyer’s Guides
Tips
Top Hardware Components for TrueNAS / FreeNAS NAS Servers
Top Hardware Components for pfSense Appliances
Top Hardware Components for napp-it and Solarish NAS Servers
Top Picks for Windows Server 2016 Essentials Hardware
The DIY WordPress Hosting Server Hardware Guide
Home
MikroTik CRS418-8P-8G-2S+5axQ2axQ-RM Review The All-in-One PoE Switch Router with WiFi 6
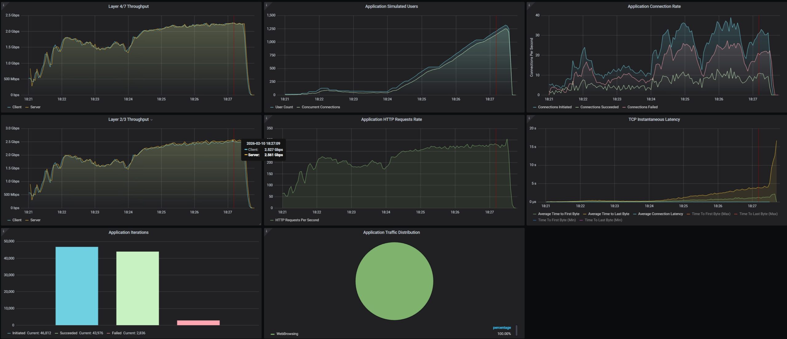
MikroTik CRS418 8P 8G 2S 5axQ2axQ RM CyPerf STH Gateway Max Throughput Test
MikroTik CRS418 8P 8G 2S 5axQ2axQ RM CyPerf STH Gateway Max Throughput Test
MikroTik CRS418 8P 8G 2S 5axQ2axQ RM CyPerf STH Gateway Max Throughput Test
- Advertisment -
Most Read
MikroTik CRS418-8P-8G-2S+5axQ2axQ-RM Review The All-in-One PoE Switch Router with WiFi 6
April 14, 2026
Acemagic M1A PRO+ Review An AMD-Powered 128GB AI Mini PC
April 13, 2026
Arzopa Z3FC 16.1in 180Hz 2.5K Portable Monitor
April 12, 2026
Two neat features in the Gigabyte W775-V10-L1 we saw
April 11, 2026