HomeGL.iNet Flint 3 BE9300 WiFi 7 2.5GbE Router Review Good In Many WaysGL.iNet Flint 3 BE9300 CyPerf STH Max Gateway Throughput 2048 Users

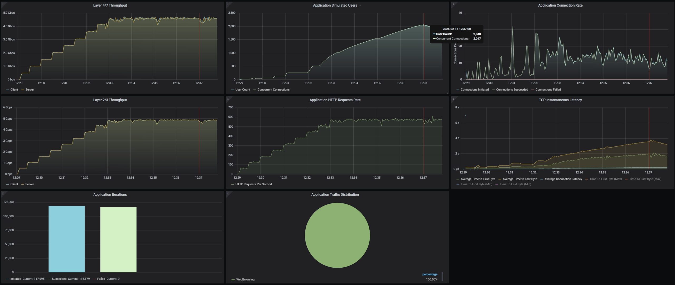
GL.iNet Flint 3 BE9300 CyPerf STH Max Gateway Throughput 2048 Users

GL.iNet Flint 3 BE9300 System Advanced Settings LuCI
GL.iNet Flint 3 BE9300 CyPerf STH Max Gateway Throughput 2048 Users
GL.iNet Flint 3 BE9300 CyPerf STH Max Gateway Throughput 250K Packets Per Second
GL.iNet Flint 3 BE9300 Box 1
- Advertisment -



Most Read