Facebook
Linkedin
RSS
TikTok
X
Youtube
Forums
AI
Server
Server Systems
Server CPUs
Accelerators
Server Motherboards
Server Chassis
Other Components
5G Edge
Storage
Networking
Workstation
Workstation Processors
Workstation Motherboards
Software
Operating Systems
Server Applications
Virtualization
Guides
Buyer’s Guides
Tips
Top Hardware Components for TrueNAS / FreeNAS NAS Servers
Top Hardware Components for pfSense Appliances
Top Hardware Components for napp-it and Solarish NAS Servers
Top Picks for Windows Server 2016 Essentials Hardware
The DIY WordPress Hosting Server Hardware Guide
Search
Facebook
Linkedin
RSS
TikTok
X
Youtube
Monday, May 25, 2026
ServeTheHome News
Storage Reliability
Raid Calculator
RAID Reliability Calculator | Simple MTTDL Model
About
Contact
Editorial and Copyright Policies
AG Substack
AG Reports
Subscribe
ServeTheHome Forums
Sign in
Welcome! Log into your account
your username
your password
Forgot your password? Get help
Privacy Policy
Password recovery
Recover your password
your email
A password will be e-mailed to you.
ServeTheHome
Advertisement
Forums
AI
Server
Server Systems
Server CPUs
Accelerators
Server Motherboards
Server Chassis
Other Components
5G Edge
Storage
Networking
Workstation
Workstation Processors
Workstation Motherboards
Software
Operating Systems
Server Applications
Virtualization
Guides
Buyer’s Guides
Tips
Top Hardware Components for TrueNAS / FreeNAS NAS Servers
Top Hardware Components for pfSense Appliances
Top Hardware Components for napp-it and Solarish NAS Servers
Top Picks for Windows Server 2016 Essentials Hardware
The DIY WordPress Hosting Server Hardware Guide
Home
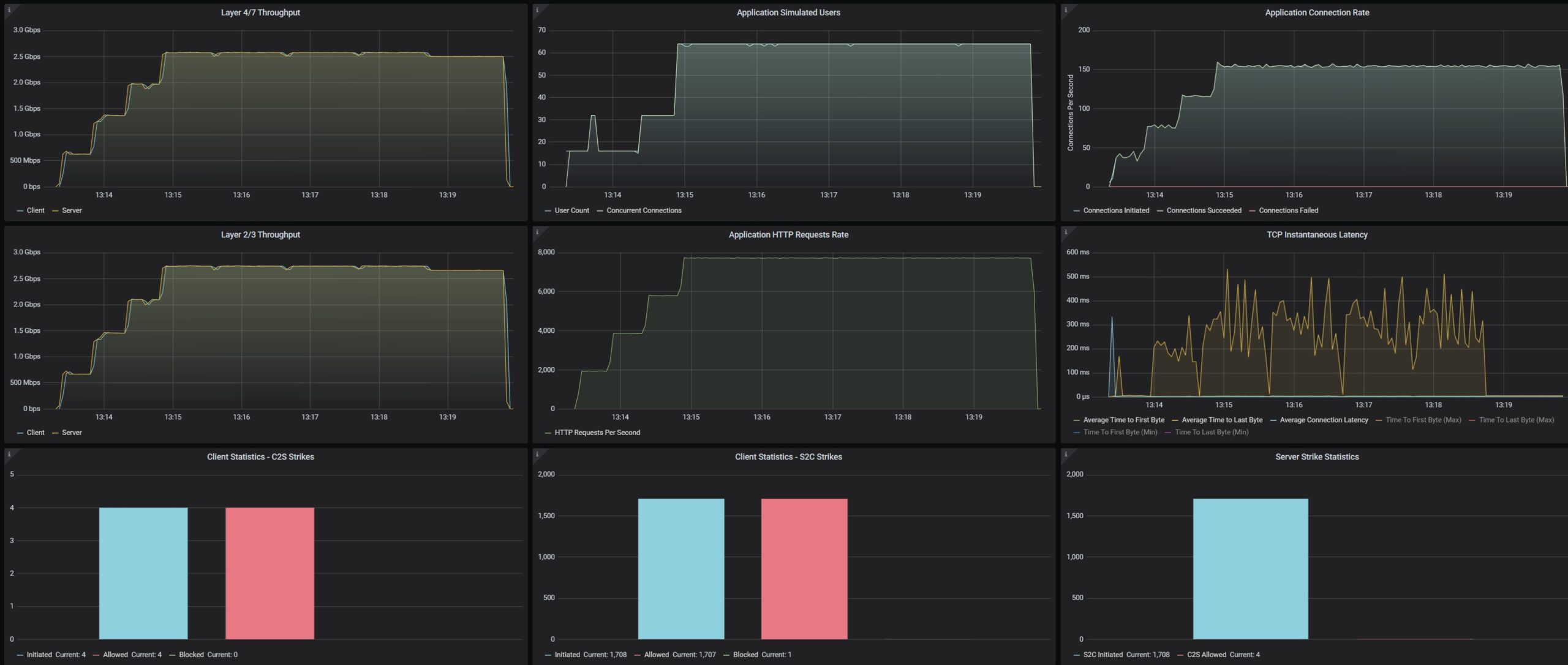
GL.iNet Flint 3 BE9300 WiFi 7 2.5GbE Router Review Good In Many Ways
GL.iNet Flint 3 BE9300 CyPerf STH Gateway Security Mix Throughput Test Security Profiles On AdGuard Home On
GL.iNet Flint 3 BE9300 CyPerf STH Gateway Security Mix Throughput Test Security Profiles On AdGuard Home On
GL.iNet Flint 3 BE9300 CyPerf STH Gateway Security Mix Throughput Test Security Profiles On AdGuard Home On
- Advertisment -
Most Read
Supermicro SYS-112D-36C-FN3P Review A 36 Core Intel Xeon 6 SoC Server with 2x 100GbE
May 25, 2026
APC PowerForge with Dell and NVIDIA at DTW 2026
May 24, 2026
Arzopa Z1RC 16″ QHD Portable Monitor Review
May 23, 2026
Dell Showcases Upcoming EPYC Venice PowerEdge Systems, Adds New 5.8PB PowerStore Elite
May 22, 2026