GL.iNet Flint 3 BE9300 Performance
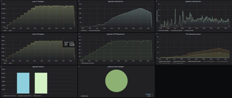
Our test methodology is to look at the wired performance. A big part of that is that our 2Tbps load-generation device is great for testing higher-end devices, even theĀ NVIDIA ConnectX-8 C8240 800G NIC, but WiFi protocol testing is something else entirely. First, we conducted a straight, bidirectional throughput test using our Keysight CyPerf test setup using the 2.5GbE ports as LAN and WAN. That way we could test the maximum port-to-port throughput of the device.

While we did not get exactly 5Gbps, we got 4.9Gbps which is close enough based on how we measure.
One other item we saw was that CyPerf started to see performance degade at 2048 users and started backing off.

We hit around 250K packets per second at this point.

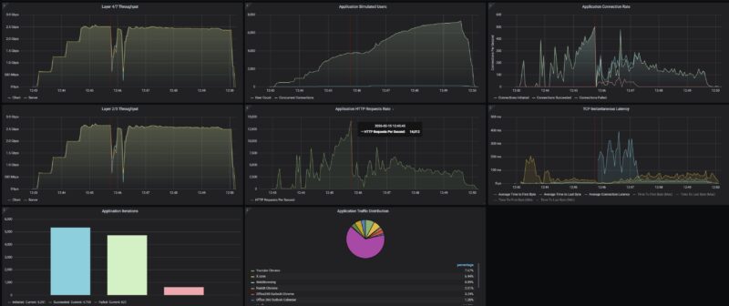
We then tried our standard low-end STH gateway device review 11 app mix of ChatGPT, Google Drive, Google Sheets, LinkedIn, Netflix, Office365 Outlook and Calendar, Reddit, X.com, and YouTube:

The interesting thing here was that we started to get connection drops at over 150K requests per second.
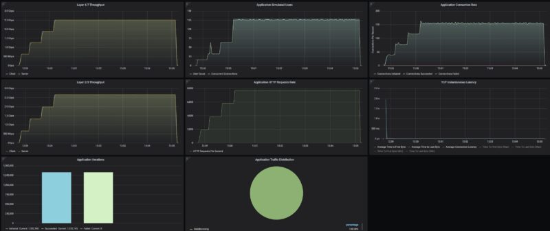
We then went back and tested our standard security traffic flows without the attacks inserted and AdGuard Home turned off.

Just as a fun one, we wanted to see if AdGuard Home would have a big impact on performance. We did not expect it to block the attacks, but we turned them on just in case.

Something we noticed was that the latency side jumped a decent amount with that setup.
GL.iNet Flint 3 BE9300 Power Consumption
On the power side, GL.iNet includes one of those power adapters that can change plugs and be used for international socket types, so long as you have different plugs.

The adapter is a 12V 4A unit so 48W, which is well beyond what we saw on this gateway. Usually, we saw it running in the 10-13W range.

With the internal fan, we could certainly hear it if we tried, but at 1 meter, we were generally under 36-37dba in our 34dba noise floor studio.
Final Words
While I think folks gravitated to the Flint 2 because of how close it was to a more standard OpenWRT setup, the Flint 3 does not have that same distinction. Instead, it is a good router device that is easy to use. It also has the higher-end WiFi 7 setup, which is nice and a big bump in performance if you can use it over WiFi 6 setups. Perhaps the big question is whether you just want a GL.iNet device.

The GL.iNet Flint 3 performed well in our testing and is a decent router device for $199-220.
Where to Buy
Here is an Amazon Affiliate link to what we purchased.



Just a suggestion; Since you have a common test harness now for network and WiFi devices with your Keysight CyPerf , perhaps you can build a persistent chart on your website that reflects your test results.
Maybe I want to compare the number of sessions this GL.iNet or a recent Netgear or TP-Link model supports with a common test profile.
Or even with your LAN switches, NIC’s or IPS device tests. This way people don’t have to keep bouncing back and forth between the reviews to see who did what and when. OK, so a NICGIGA NIC can do 5Gbps, but what happens when it saturates? How do Marvell Aquantia AQC compare to Realtek RTL with the same speeds and the same test profile?
Some real opportunities to exploit your new found toolset.
Just a thought.
Peeve: The trademark is “OpenWrt” not “OpenWRT”.
Someone on staff may know a former website with a Bench section.
I believe this is one of the routers that RTINGS has found to have alternating MLO (that is, it can only use one band at a time instead of all of them together); would you be able to confirm that? You did note that you only tested wired networking, which I figure is fair.
Wi-Fi 7 doesn’t mean it’s faster than Wi-Fi 6 and you guys are making some very flawed assumptions here. The Flint 2 is a 4×4 router, whereas this is a 2×2 router. The Flint 2 will perform better with two devices connected to it, whereas the Flint 3 will suffer with performance degradation on the wireless side. Maybe don’t make blanket statements when you clearly don’t know what you’re writing?
China garbage, do not buy.