GL.iNet Beryl AX GL-MT3000 Performance
Our test methodology is to look at the wired performance. A big part of that is that our 2Tbps load-generation device is great for testing higher-end devices, even the NVIDIA ConnectX-8 C8240 800G NIC, but WiFi protocol testing is something else entirely. First, we conducted a straight, bidirectional throughput test using our Keysight CyPerf test setup.

We saw approximately 2Gbps, which is 1Gbps in each direction between the WAN and LAN ports. The latency spiked as the connections went up, but overall, this was a good showing and looks a bit above the TP-Link BE3600 TL-WR3602BE portable WiFi 7 router we reviewed.
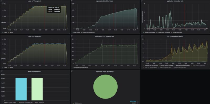
We then tried our standard low-end STH gateway device review 11 app mix of ChatGPT, Google Drive, Google Sheets, LinkedIn, Netflix, Office365 Outlook and Calendar, Reddit, X.com, and YouTube:

This is one of those cases where we eventually got the gateway start to drop connections at just over 230 users. We started to see the latency spike, and then we started also seeing connection timeouts. Again, this is a sub-$100 device that claims to support 70 users, so this kind of traffic pattern is well outside the stated use case, but it is still worth finding. Now that we have the big L1-3 box running on switches, finding this kind of pattern on gateways is neat. It also likely means that we do not need a 2.5GbE LAN connection.
GL.iNet Beryl AX GL-MT3000 Power Consumption and Noise
On the power consumption side, first off, we get a 5V 3A power adapter.

A nice feature is that the adapter comes with three different sets of plugs, so if you are on the road, you may not need a power adapter to make this work.

At idle, we got 2.6W without any clients connected.

We hooked up a single 2.5GbE port linked at 2.5GbE speeds, and that power consumption hit 3.3W.

Perhaps because we did not get power close to the 8W maximum rating, we did not pick up the fan at 1 meter.
GL.iNet Beryl AX GL-MT3000 Final Words
Here is the deal. For under $95, this is a decent little box. There are plenty of features, ranging from WiFi 6 to the USB port for storage or WWAN. Its web management is easy to use and is based on OpenWRT, with a LuCI interface that you can access. The Tailscale integration is also super.

The performance is OK, but the GL.iNet GL-BE3600 Slate 7 Mini WiFi 7 Router is significantly faster, albeit at a higher cost. If you are looking for the performance option, that might be a worthwhile upgrade. If you just need something easy, then this little box worked well for us.
Where to Buy
Here is an Amazon Affiliate Link to where we purchased ours.



I have one of these, it’s great for traveling. It would be nice to see some of the travel features reviewed since this is advertised as a travel router.
Our primary use case is when staying in hotels with the kids. I am able to connect this device to hotel’s captive portal and then re-broadcast the same SSID and security we use at home.
This way everyone’s electronics don’t need to be manually connected to the hotel WiFi. It makes it especially easy for smart devices that are app managed and can’t support the captive portal logins usually required (kids have a smart alarm clock/white noise sound machine).
The switch on the side is configure to enable or disable the WireGuard VPN back to my home so traffic is tunneled through a secure connection and everyone is still under the DNS filtering and ad blocking at my home router level. The kids get access to the NAS at home and can watch their downloaded shows on their tablets.
There is an iOS app ( I assume android too) so I don’t need to pull out my laptop or struggle with the browser on my phone to connect it when we arrive.
I use the same device when traveling for work to client sites and have to give presentations and need to connect multiple devices to guest WiFi.
Easily one of the pieces of technology I didn’t know I needed but use it quite a bit.
I own this model for more than 2 years already. Used it mostly when on the trips and it worked without any issues.
I have two of these, a perfect replacement of a TL-WR902AC.
Flashing upstream OpenWRT is so easy on this device that I don’t understand that SetveTheHome doesn’t test this in their review.
A second 2.5gbps port is still missed – I don’t do NAT with it, but use it as a dumb AP + WDS extender for wired ethernet devices.
and this need WiFi