HomeAlta Labs Route10 Review A Neat 10G and PoE GatewayAlta Labs Route10 CyPerf Max Throughput 10G Security On High High

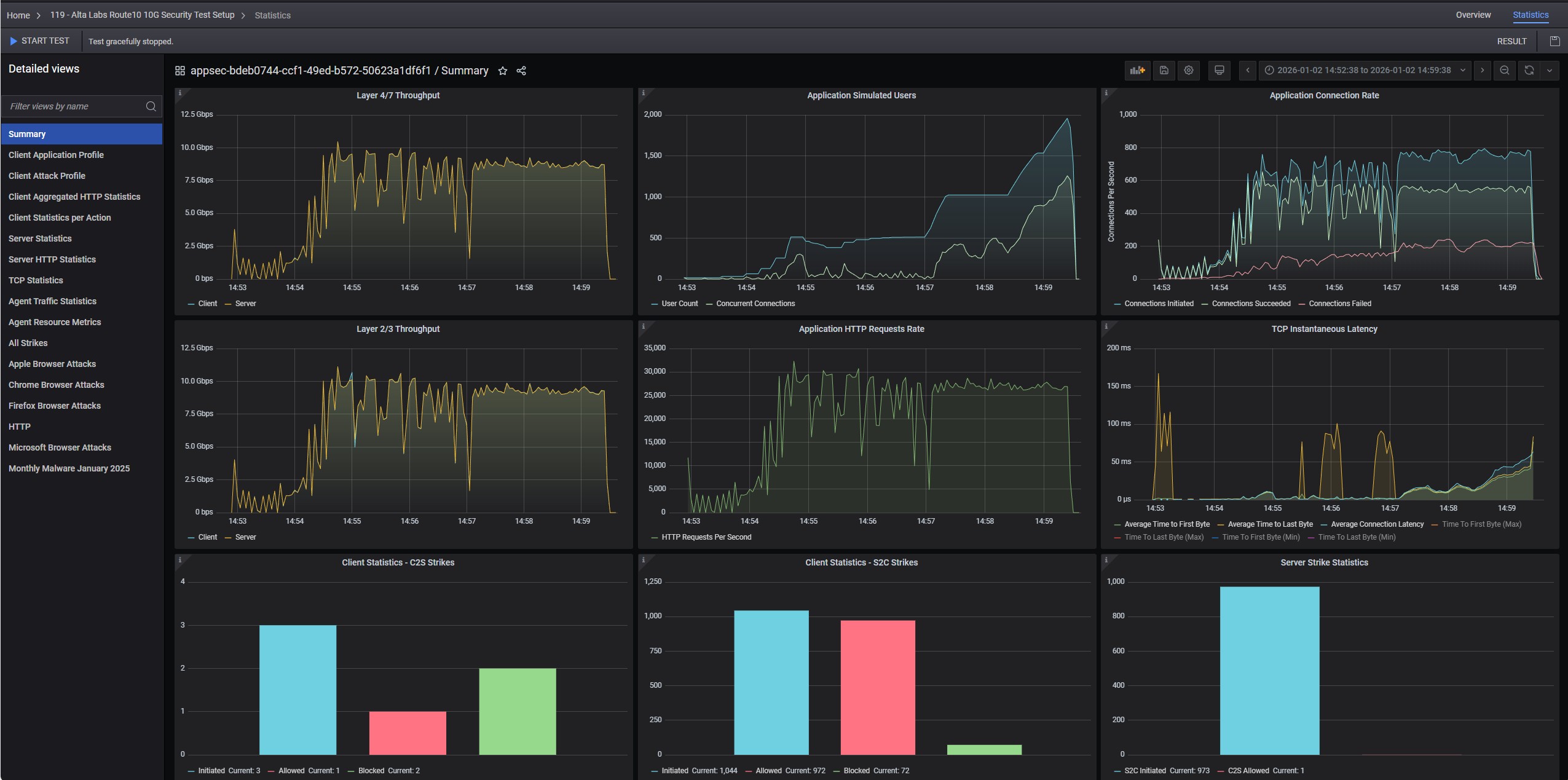
Alta Labs Route10 CyPerf Max Throughput 10G Security On High High

Alta Labs Route 10 2.5 Gbps RJ45 Ports
Alta Labs Route10 CyPerf Max Throughput 10G Security On High High
Alta Labs Route10 CyPerf Max Throughput 10G Security Off
Alta Labs Route10 CyPerf Max Throughput 10G Security On
- Advertisment -



Most Read