Ubiquiti UXG-Flex Power Consumption and Noise
The unit comes with a small external USB Type-C power supply.

This is a 15W adapter since it is a low-power device.

Actual power consumption is very low. We were often in the 1.6W range on the power meter at idle, and with the network ports plugged in, we saw it just over 2W. The maximum rated power consumption is 3.83W, so sub-4W feels like a good range to budget for.
As one might imagine, since there is no fan inside the chassis, it is silent.
Ubiquiti UXG-Lite Performance
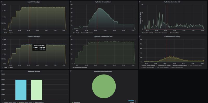
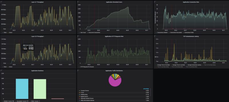
Our test methodology is to look at the wired performance. A big part of that is that our 2Tbps load-generation device is great for testing higher-end devices, even the NVIDIA ConnectX-8 C8240 800G NIC, but WiFi protocol testing is something else entirely. First, we conducted a straight, bidirectional throughput test using our Keysight CyPerf test setup.

We then tried our standard low-end STH gateway device review 11 app mix of ChatGPT, Google Drive, Google Sheets, LinkedIn, Netflix, Office365 Outlook and Calendar, Reddit, X.com, and YouTube. You can see these applications actually being identified by UniFi.

Things went a bit wild here. We actually saw some of the requests fail, but it was not a huge number. This was without the IDS turned on.

You may be accustomed to flat lines, more like in the first chart. This is a better representation of what you might see in a real-world setting. Overall, for a 1Gbps device, this is fairly good. Perhaps something like the GL.iNet Beryl AX GL-MT3000 Travel Router might be a decent one to compare here.
Final Words
For $129 or so, this is a relatively low-cost way to get a wired gateway in the Ubiquiti ecosystem. Especially for organizations and MSPs managing multiple sites, a low-cost, remotely managed gateway can be extremely useful.

From the exterior to the interior features, we found that quite a bit of design effort went into this compared with some of the lower-cost options we have seen. Performance-wise, the Qualcomm chipset did well. At the same time, we should point out that, depending on your price sensitivity, this is a segment of the market where you can often get a lot more for only marginally more. For example, for $30 more, the GL.iNet Slate 7 that we reviewed has WiFi 7 and a built-in controller that is 2.5GbE capable, so notably faster (Amazon Affiliate link.) If you want to use UniFi, the Slate 7 or other options do not do much for you, but if you just want a small self-contained gateway, then there is a case to be made.

In the Ubiquiti ecosystem, the Ubiquiti UniFi Cloud Gateway Fiber UCG-Fiber features a built-in UniFi controller, significantly more performance, more ports, including 10G ports, PoE+, and more, making it a great upgrade, albeit at almost twice the price of this unit alone, but less than buying the UXG-Lite plus a Ubiquiti CloudKey Gen2 Plus. The UCG-Ultra has more ports and is often the same price. Perhaps, this is really the moral of the story here. This is a good UniFi gateway, but it is also one where going up the stack slightly can yield major performance benefits.
Where to Buy
If you just want to purchase one of these, you can find an affiliate link to B&H Photo here.



The cloud gateway ultra costs the same while having more ports as well as hosting a controller. Am I missing something
Picked up on of these for $55 AUD ($37usd) new from a store and paired it with a 2nd hand cloudkey gen 2+ to give a family member access to the unifi system with protect and it’s been great.
Great review for anyone deciding between affordability and real network performance. The comments about real throughput and occasional limitations were especially useful.
I’d rather install my clients a UDR7 with cloud Key integration. But as a standalone product, it’s very cheap for what is does.
You can find these used on EBay for $50 pretty regularly.
I have two running at sites I manage. And I keep one as a cold spare.
They work well. I haven’t had any issues with them.
Seems like UXG is a bad name as XG denotes 10gig and this doesn’t have it.
I understand it’s a cheap entry level device, but the name could confuse some people into thinking they’re getting something more than it actually is.
Also, the UX7 can be found as low as $179 (just bought 2 tonight) and offers a lot of value for $50 more. 10g, 2.5g, and a Wifi 7 AP.