Facebook
Linkedin
RSS
TikTok
X
Youtube
Forums
AI
Server
Server Systems
Server CPUs
Accelerators
Server Motherboards
Server Chassis
Other Components
5G Edge
Storage
Networking
Workstation
Workstation Processors
Workstation Motherboards
Software
Operating Systems
Server Applications
Virtualization
Guides
Buyer’s Guides
Tips
Top Hardware Components for TrueNAS / FreeNAS NAS Servers
Top Hardware Components for pfSense Appliances
Top Hardware Components for napp-it and Solarish NAS Servers
Top Picks for Windows Server 2016 Essentials Hardware
The DIY WordPress Hosting Server Hardware Guide
Search
Facebook
Linkedin
RSS
TikTok
X
Youtube
Tuesday, May 12, 2026
ServeTheHome News
Storage Reliability
Raid Calculator
RAID Reliability Calculator | Simple MTTDL Model
About
Contact
Editorial and Copyright Policies
AG Substack
AG Reports
Subscribe
ServeTheHome Forums
Sign in
Welcome! Log into your account
your username
your password
Forgot your password? Get help
Privacy Policy
Password recovery
Recover your password
your email
A password will be e-mailed to you.
ServeTheHome
Advertisement
Forums
AI
Server
Server Systems
Server CPUs
Accelerators
Server Motherboards
Server Chassis
Other Components
5G Edge
Storage
Networking
Workstation
Workstation Processors
Workstation Motherboards
Software
Operating Systems
Server Applications
Virtualization
Guides
Buyer’s Guides
Tips
Top Hardware Components for TrueNAS / FreeNAS NAS Servers
Top Hardware Components for pfSense Appliances
Top Hardware Components for napp-it and Solarish NAS Servers
Top Picks for Windows Server 2016 Essentials Hardware
The DIY WordPress Hosting Server Hardware Guide
Home
NVIDIA ConnectX-8 C8240 800G Dual 400G NIC Review This is a SuperNIC
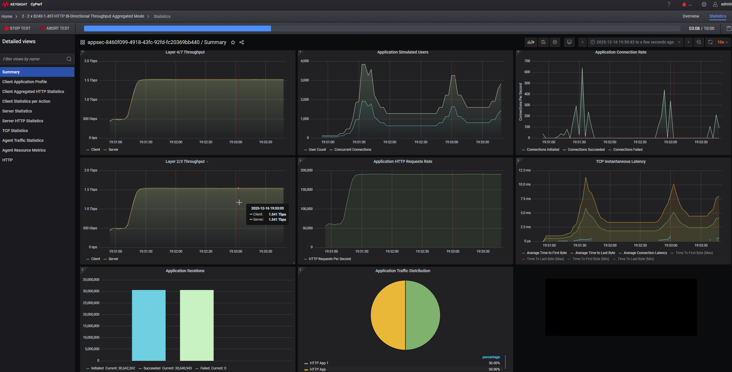
NVIDIA ConnectX 8 SuperNICs 1.541Tbps In PCIe Gen5 Server Keysight CyPerf
NVIDIA ConnectX 8 SuperNICs 1.541Tbps In PCIe Gen5 Server Keysight CyPerf
NVIDIA ConnectX 8 SuperNICs 1.541Tbps In PCIe Gen5 Server Keysight CyPerf
- Advertisment -
Most Read
Striking Back at AI Memory Pricing… Using AI
May 12, 2026
Cisco Catalyst C1300-16XTS Review A 16-Port 10G Switch
May 11, 2026
The Case For Compilers: A Look at SPEC CPU 2026 on LLVM 22
May 10, 2026
Anthropic Signs SpaceX Colossus 1 Data Center to Boost Capacity
May 9, 2026