HomeMikroTik CRS418-8P-8G-2S+RM Review An All-in-One PoE Switch and RouterMikroTik CRS418 8P 8G 2S 5axQ2axQ RM CyPerf STH Gateway Max Throughput Test

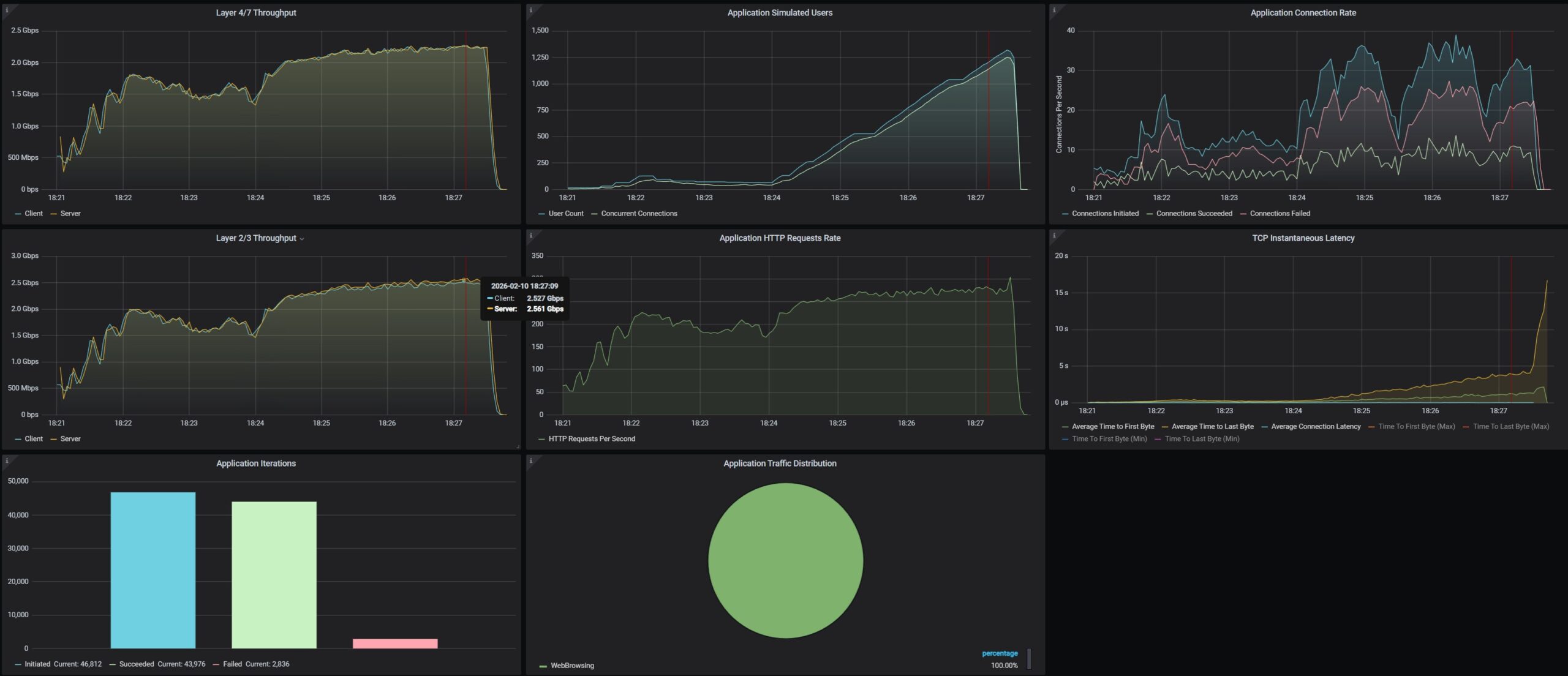
MikroTik CRS418 8P 8G 2S 5axQ2axQ RM CyPerf STH Gateway Max Throughput Test

MikroTik CRS418 8P 8G 2S RM 1GbE Ports 1
MikroTik CRS418 8P 8G 2S 5axQ2axQ RM CyPerf STH Gateway Max Throughput Test
MikroTik CRS418 8P 8G 2S 5axQ2axQ RM CyPerf STH Gateway Max Throughput Test Close
MikroTik CRS418 8P 8G 2S 5axQ2axQ RM CyPerf STH Security Profile Throughput Test
- Advertisment -



Most Read